使用 Grafana 轻松监控 Windows
使用 Grafana Cloud 开箱即用的监控解决方案,轻松监控您的 Windows 部署。Grafana Cloud 永久免费套餐包含 3 个用户和最多 1 万个指标系列,可满足您的监控需求。
Grafana Cloud Windows 集成
Grafana Windows 集成旨在通过收集各种系统指标(如 CPU 使用率、内存、磁盘活动和网络性能)来帮助用户监控其 Windows 基础设施。此集成已针对 Grafana Cloud 进行优化,提供了简单的设置过程、预配置的仪表盘和警报机制,增强了 Windows 环境的可观测性。
使用此集成获取 Windows 系统的性能和健康状况的宝贵洞察,以便您可以主动排查问题并高效监控您的基础设施。详细的指标和可视化帮助快速识别和解决问题,确保最佳的系统性能。
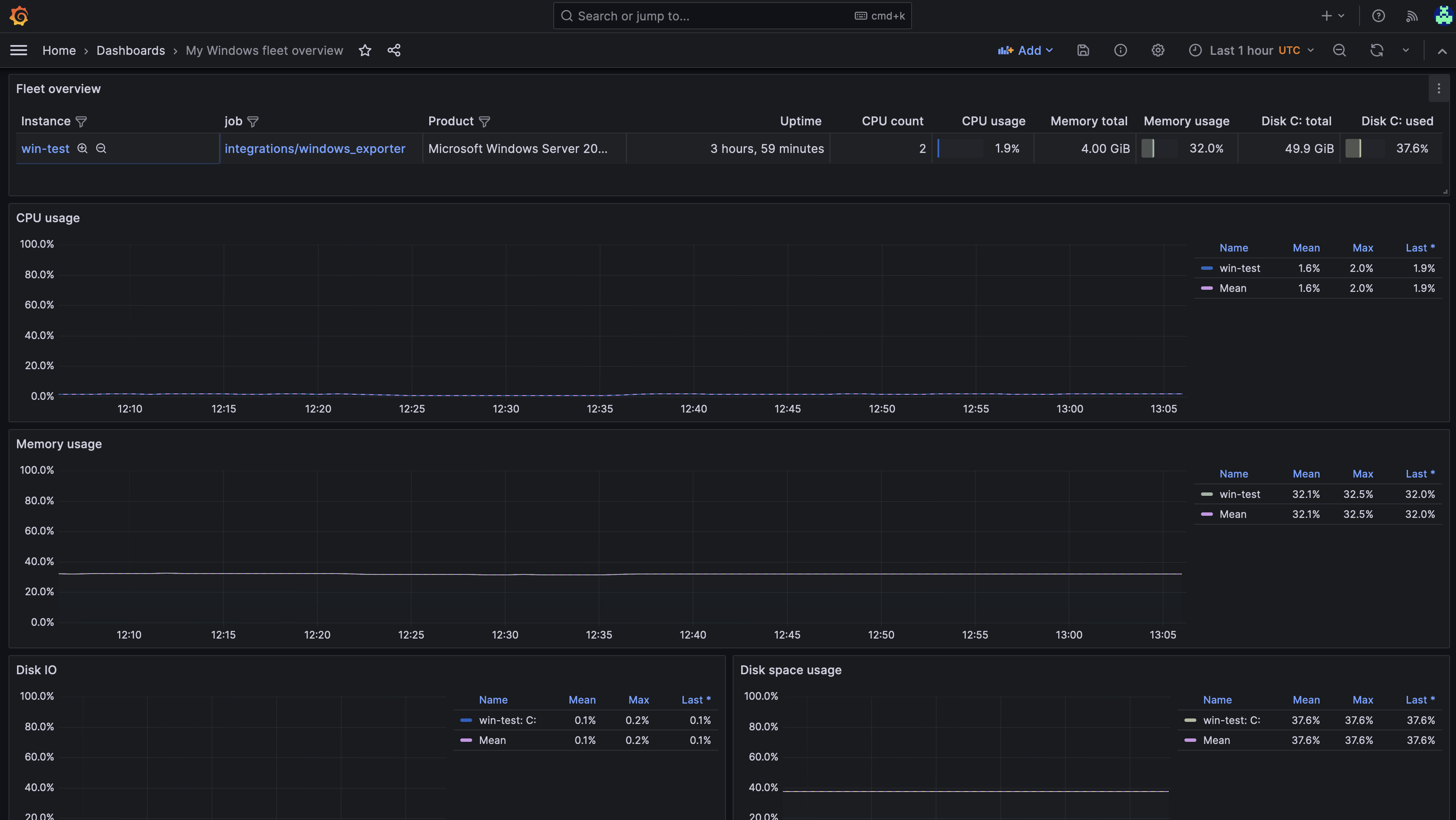
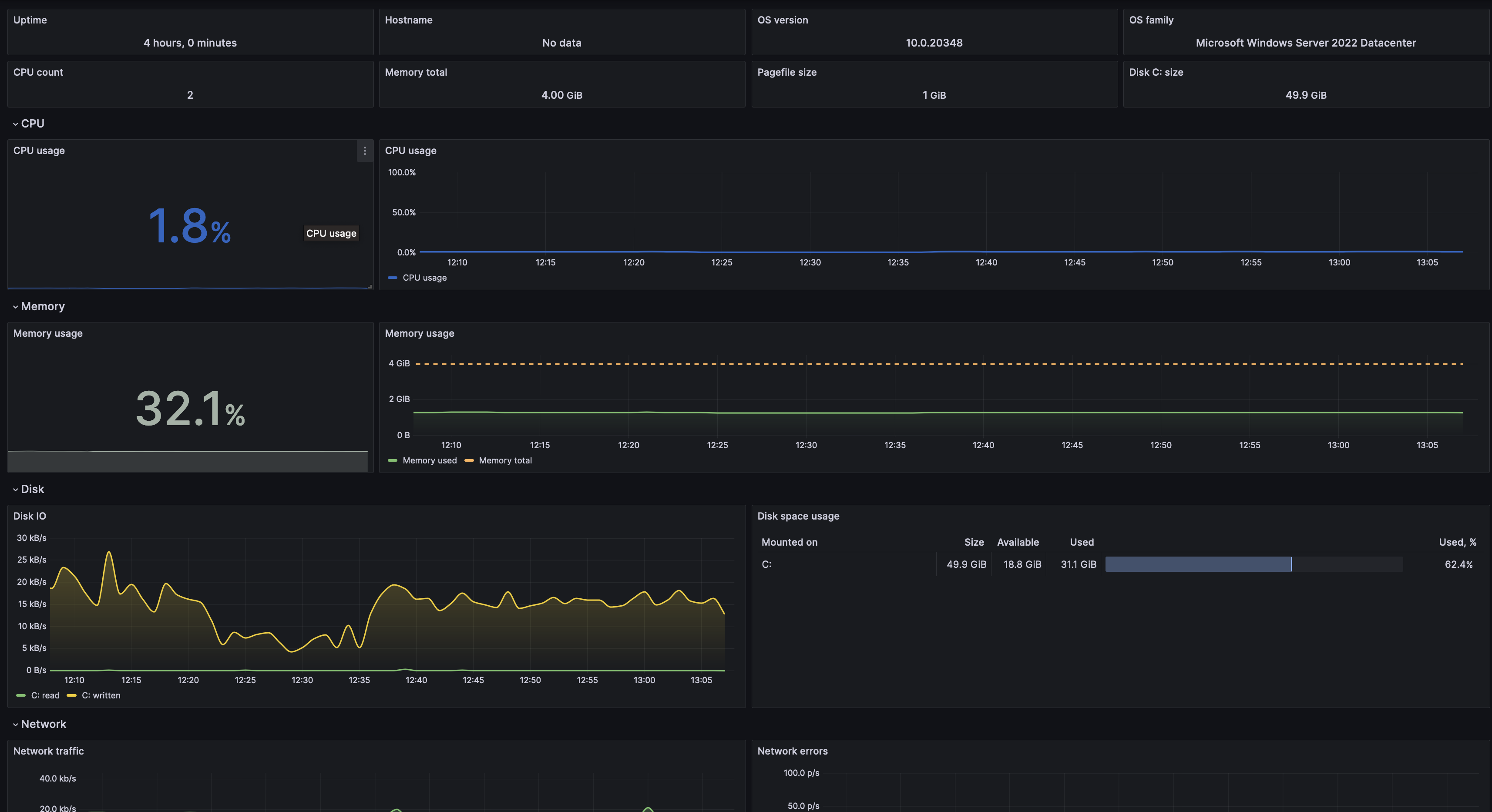
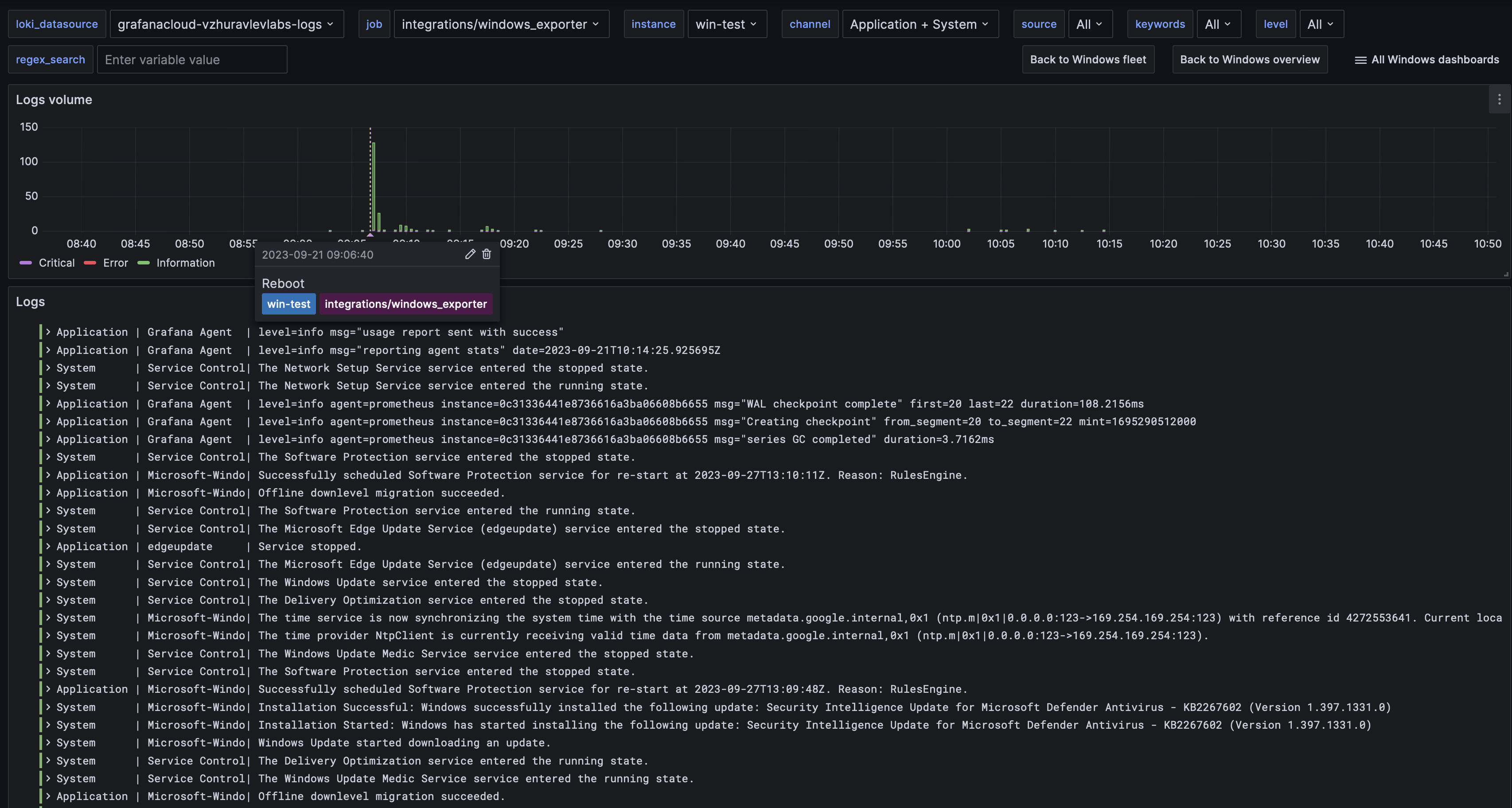
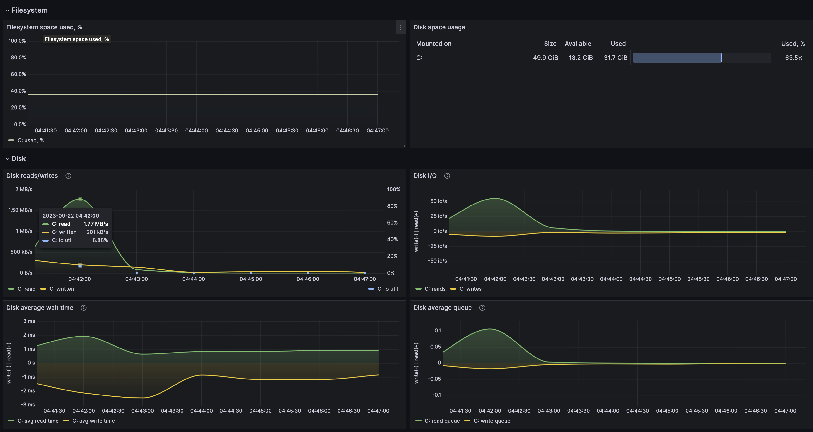
此集成包含 5 个预建仪表盘,帮助您监控和可视化 Windows 指标和日志。
Windows 监控仪表盘
- Windows CPU 和系统
- Windows 磁盘和文件系统
- Windows 集群概览
- Windows 日志
- Windows 概览




