
使用 Grafana 轻松可视化 Splunk Infrastructure Monitoring
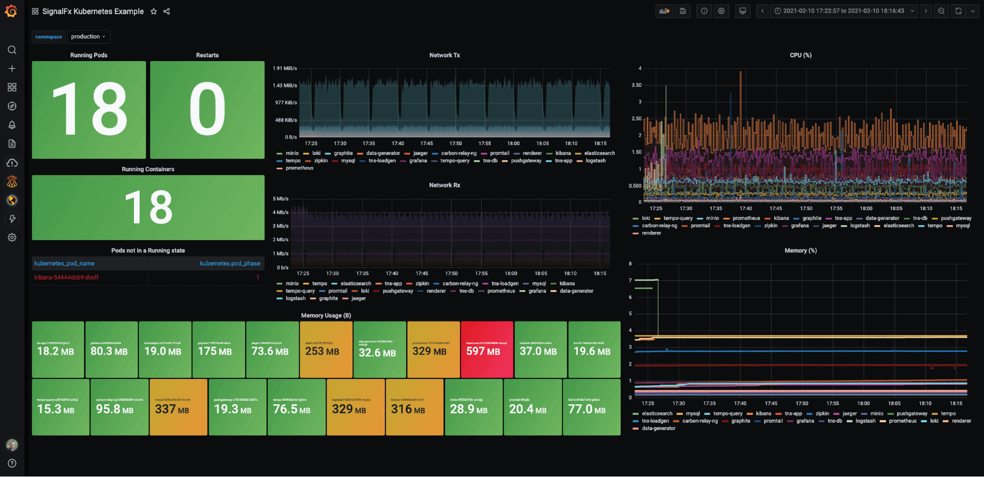
使用 Grafana 的 Splunk Infrastructure Monitoring 插件,快速将您的指标和分析数据从流行的实时监控工具 Splunk Infrastructure Monitoring(前称 SignalFx)转换为可共享的仪表盘。
通过以下简单步骤开始
- 创建免费账户 或 联系我们获取 Grafana Enterprise 许可,以在您的基础设施上运行。
- 在 Grafana 中将数据源连接到 Splunk Infrastructure Monitoring。
- 在 Grafana 中探索和可视化您的 Splunk Infrastructure Monitoring 数据!
需要自托管?
通过以下简单步骤开始
- 创建免费账户 或 联系我们获取 Grafana Enterprise 许可,以在您的基础设施上运行。
- 在 Grafana 中将数据源连接到 Splunk Infrastructure Monitoring。
- 在 Grafana 中探索和可视化您的 Splunk Infrastructure Monitoring 数据!
需要自托管?
通过以下简单步骤开始
- 前往您的 Grafana 账户门户,立即开始!
- 运行一行命令安装 Grafana Agent
- 就这么简单!您将立即看到为监控 Splunk Infrastructure Monitoring 量身定制的预建 Grafana 仪表盘和告警!
通过以下简单步骤开始
- 安装 Splunk Infrastructure Monitoring 插件 以开始。
- 在 Grafana 中将数据源连接到 Splunk Infrastructure Monitoring。
- 在 Grafana 中探索和可视化您的 Splunk Infrastructure Monitoring 数据!
通过以下简单步骤开始
- 安装 Splunk Infrastructure Monitoring 插件 以开始。
- 在 Grafana 中将数据源连接到 Splunk Infrastructure Monitoring。
- 在 Grafana 中探索和可视化您的 Splunk Infrastructure Monitoring 数据!
通过以下简单步骤开始
- 安装 Splunk Infrastructure Monitoring 插件 以开始。
- 在 Grafana 中将数据源连接到 Splunk Infrastructure Monitoring。
- 在 Grafana 中探索和可视化您的 Splunk Infrastructure Monitoring 数据!
通过以下简单步骤开始
- 创建免费账户 或 联系我们获取 Grafana Enterprise 许可,以在您的基础设施上运行。
- 在 Grafana 中将数据源连接到 Splunk Infrastructure Monitoring。
- 在 Grafana 中探索和可视化您的 Splunk Infrastructure Monitoring 数据!
需要自托管?

