
使用 Grafana 轻松监控 SAP HANA®
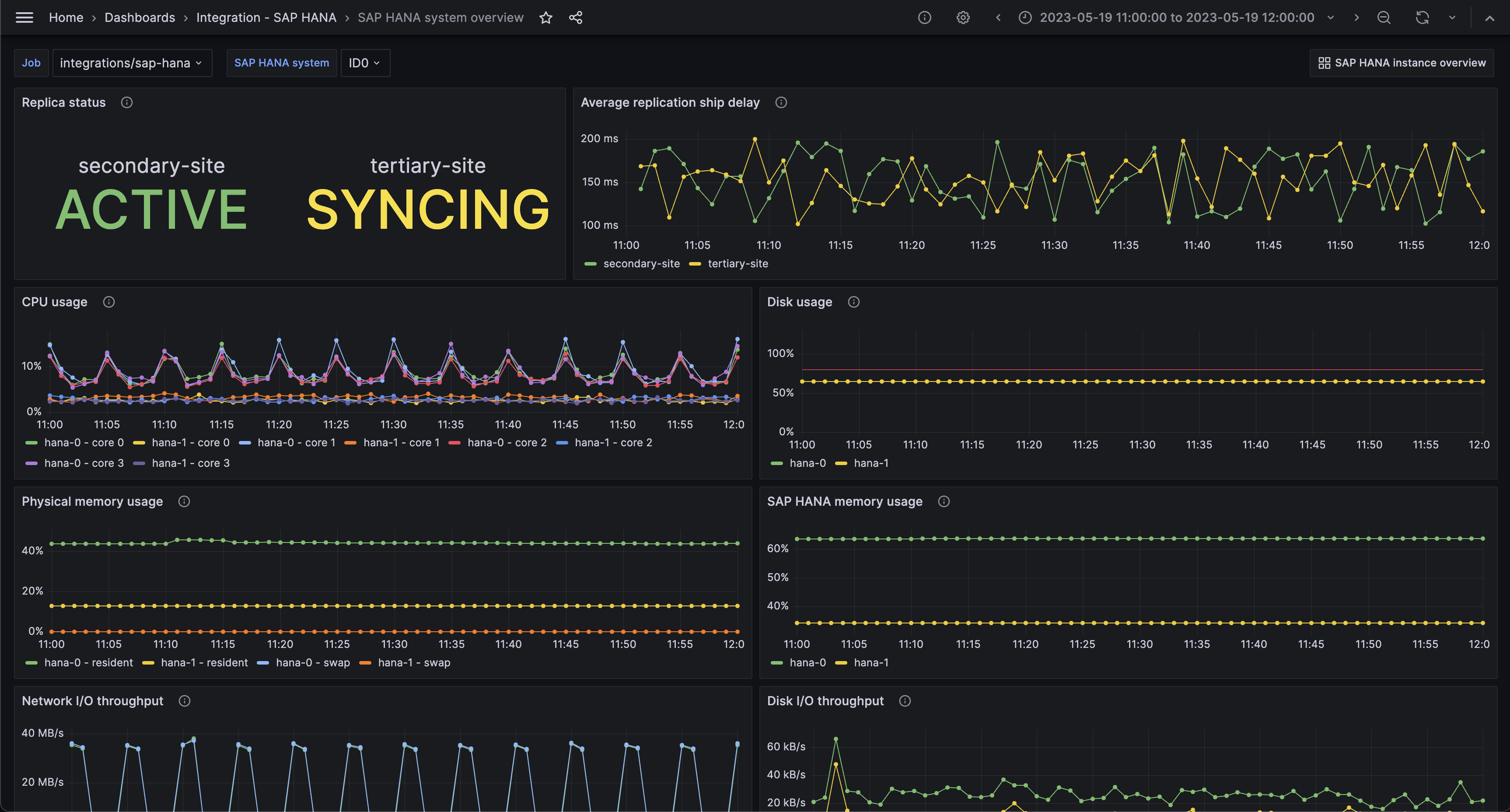
使用 Grafana Cloud 的即时可用监控解决方案,轻松监控专为分析高速事务而设计的高性能内存数据库 SAP HANA®。Grafana Cloud 永久免费套餐包含 3 个用户,最多可容纳 1 万条指标序列,以支持您的监控需求。
按以下简单步骤开始
- 创建免费账户 或 联系我们获取 Grafana Enterprise 许可证,以便在您自己的基础设施上运行。
- 在 Grafana 中将数据源连接到 SAP HANA®。
- 在 Grafana 中探索和可视化您的 SAP HANA® 数据!
需要自托管?
按以下简单步骤开始
- 创建免费账户 或 联系我们获取 Grafana Enterprise 许可证,以便在您自己的基础设施上运行。
- 在 Grafana 中将数据源连接到 SAP HANA®。
- 在 Grafana 中探索和可视化您的 SAP HANA® 数据!
需要自托管?
按以下简单步骤开始
- 前往您的 Grafana 账户门户,立即开始吧!
- 运行一条命令安装 Grafana Agent
- 就这样!您将立即看到专为监控 SAP HANA® 定制的预建 Grafana 仪表盘和告警!
按以下简单步骤开始
- 创建免费账户 或 联系我们获取 Grafana Enterprise 许可证,以便在您自己的基础设施上运行。
- 在 Grafana 中将数据源连接到 SAP HANA®。
- 在 Grafana 中探索和可视化您的 SAP HANA® 数据!
需要自托管?



