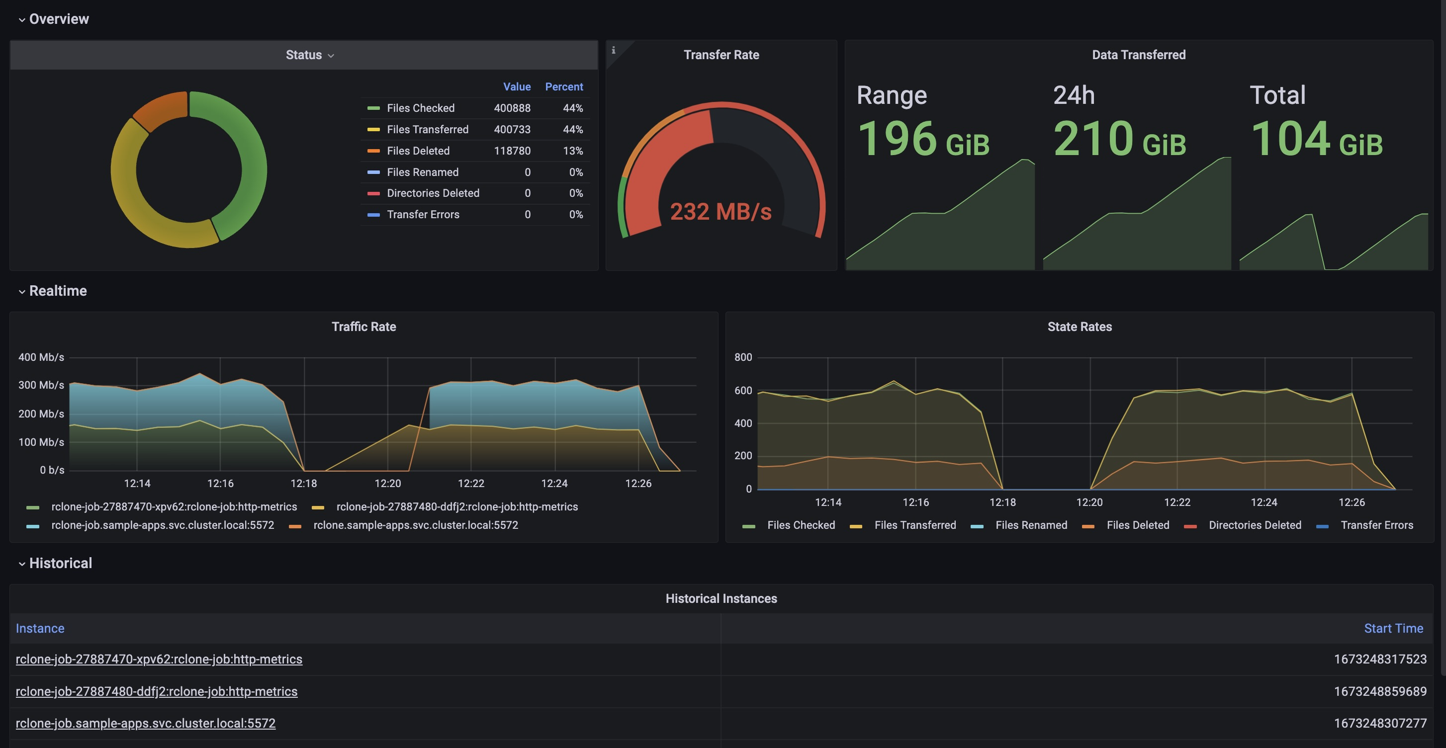
使用 Grafana 轻松监控 Rclone
使用 Grafana Cloud 的开箱即用监控解决方案,轻松监控 Rclone(一个用于管理云存储文件的命令行程序)。Grafana Cloud 的永久免费套餐包含 3 个用户和高达 1 万个指标序列,以满足您的监控需求。
通过以下简单步骤开始使用
- 创建免费账户 或 联系我们获取 Grafana Enterprise 许可,以便在您自己的基础设施上运行。
- 在 Grafana 中将数据源连接到 Rclone。
- 在 Grafana 中探索并可视化您的 Rclone 数据!
需要自托管?
通过以下简单步骤开始使用
- 创建免费账户 或 联系我们获取 Grafana Enterprise 许可,以便在您自己的基础设施上运行。
- 在 Grafana 中将数据源连接到 Rclone。
- 在 Grafana 中探索并可视化您的 Rclone 数据!
需要自托管?
通过以下简单步骤开始使用
- 前往您的 Grafana 账户门户,立即开始!
- 运行一行命令安装 Grafana Agent
- 就这么简单!您将立即看到专为监控 Rclone 定制的预置 Grafana 仪表盘和告警!
通过以下简单步骤开始使用
- 创建免费账户 或 联系我们获取 Grafana Enterprise 许可,以便在您自己的基础设施上运行。
- 在 Grafana 中将数据源连接到 Rclone。
- 在 Grafana 中探索并可视化您的 Rclone 数据!
需要自托管?

