使用 Grafana 轻松监控树莓派
使用 Grafana Cloud 的开箱即用监控解决方案,您可以通过收集与 Linux 操作系统相关的指标(包括 CPU 使用率、平均负载、内存使用率以及磁盘和网络 I/O)轻松跟踪树莓派设备。 Grafana Cloud 永久免费计划包含 3 个用户和多达 1 万个指标序列,可满足您的监控需求。
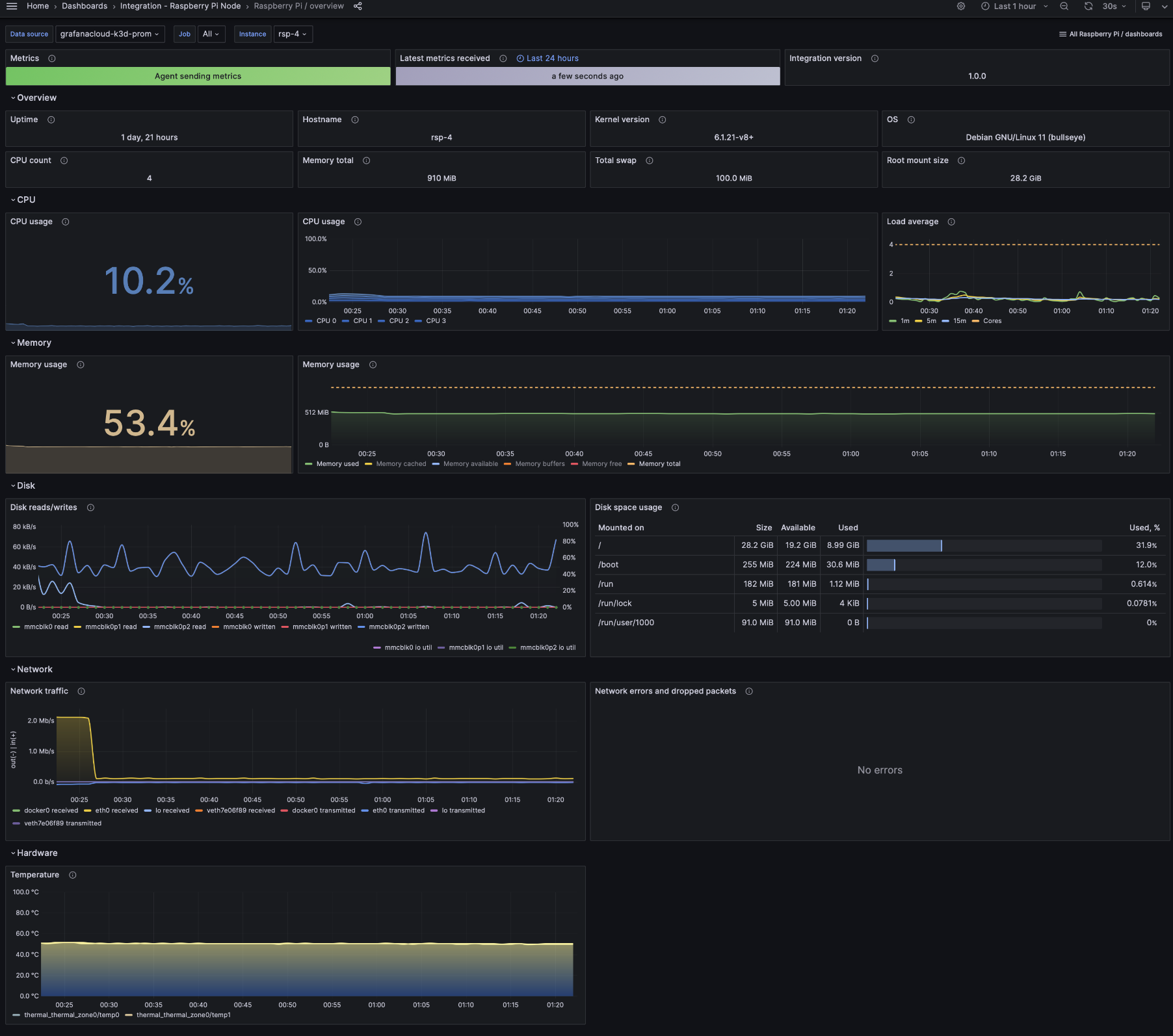
Grafana Cloud 的树莓派集成
Grafana Cloud 的树莓派集成提供了一种使用 Grafana 监控树莓派设备的简化方式。它包含用于 CPU 使用率、内存消耗和磁盘 I/O 等指标的仪表盘和警报,使跟踪设备性能和健康状况变得轻松高效。
此集成提供先进的可视化和分析功能,让您能够优化设备性能并及时解决问题。您还可以使用自定义警报为关键阈值设置特定的通知。
树莓派集成附带 15 个预配置的 Prometheus 警报和两个现成的仪表盘,这些仪表盘利用了 30 多个基本指标,可帮助您快速高效地开始监控。


