使用 Grafana 轻松监控 RabbitMQ
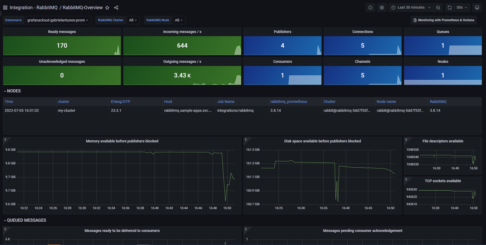
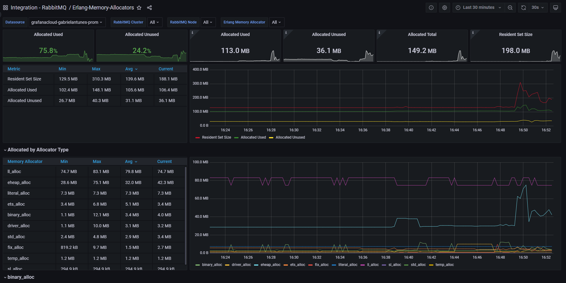
使用 Grafana Cloud 的开箱即用监控解决方案,轻松监控RabbitMQ,这一最广泛部署的开源消息代理。Grafana Cloud 永久免费层包含 3 个用户和最多 1 万个指标序列,以支持您的监控需求。
按照这些简单步骤开始
- 创建免费账户 或 联系我们获取 Grafana Enterprise 许可证,以便在您自己的基础设施上运行。
- 在 Grafana 中将数据源连接到 RabbitMQ。
- 在 Grafana 中探索和可视化您的 RabbitMQ 数据!
需要自托管?
按照这些简单步骤开始
- 创建免费账户 或 联系我们获取 Grafana Enterprise 许可证,以便在您自己的基础设施上运行。
- 在 Grafana 中将数据源连接到 RabbitMQ。
- 在 Grafana 中探索和可视化您的 RabbitMQ 数据!
需要自托管?
按照这些简单步骤开始
- 前往您的 Grafana 账户门户,立即开始!
- 运行一行命令安装 Grafana Agent
- 就是这样!您将立即看到为监控 RabbitMQ 定制的预建 Grafana 仪表盘和告警!
按照这些简单步骤开始
- 创建免费账户 或 联系我们获取 Grafana Enterprise 许可证,以便在您自己的基础设施上运行。
- 在 Grafana 中将数据源连接到 RabbitMQ。
- 在 Grafana 中探索和可视化您的 RabbitMQ 数据!
需要自托管?


