
使用 Grafana 轻松监控 Oracle Database
使用 Grafana Cloud 开箱即用的监控解决方案,轻松监控您部署的 Oracle Database(流行的企业多模型数据库系统)。Grafana Cloud 永久免费套餐包含 3 个用户和多达 1 万个指标时间序列,可满足您的监控需求。
通过这些简单步骤入门
- 创建免费账户 或 联系我们获取 Grafana Enterprise 许可证 以在您自己的基础设施上运行。
- 在 Grafana 中将数据源连接到 Oracle Database。
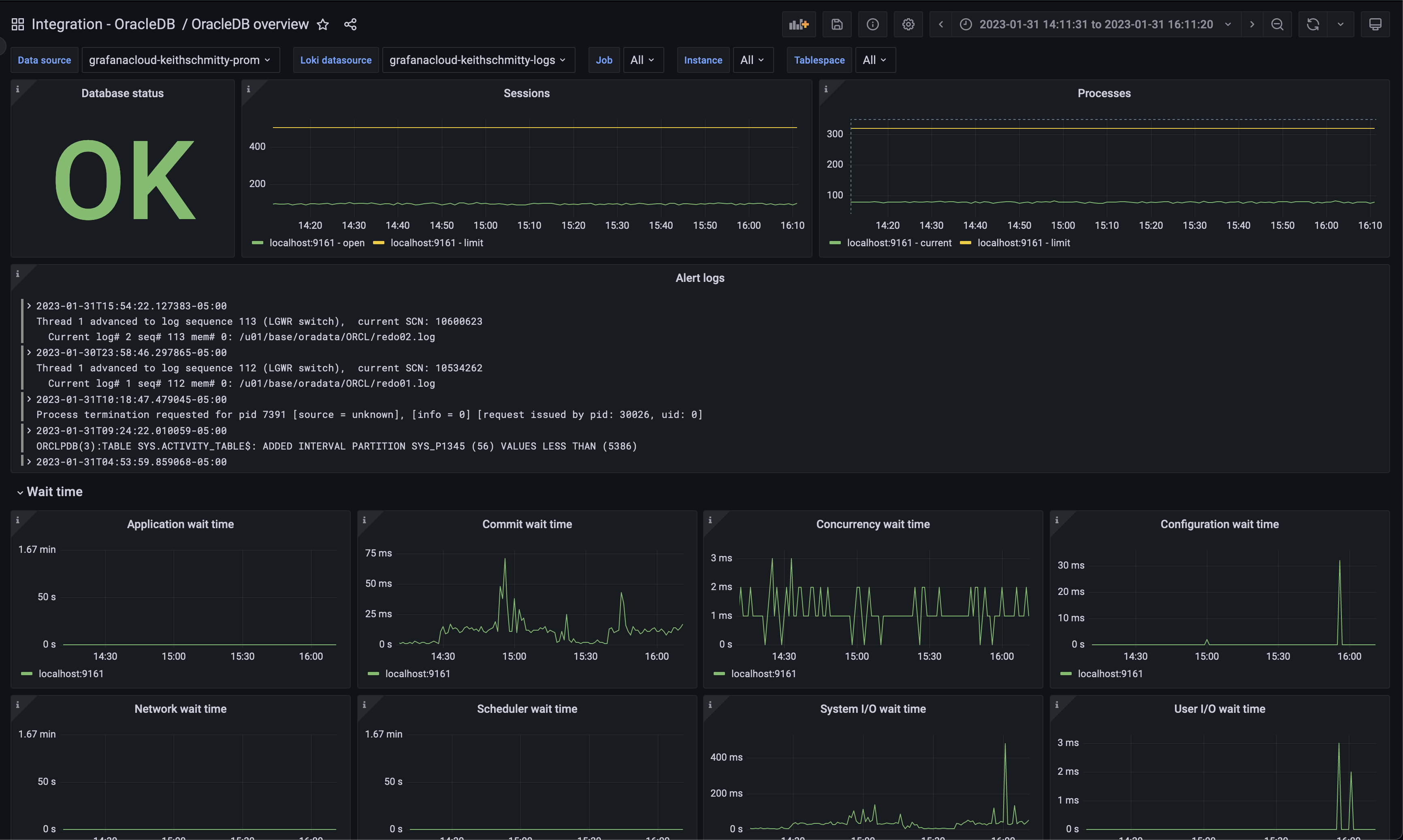
- 在 Grafana 中探索和可视化您的 Oracle Database 数据!
需要自行管理?
通过这些简单步骤入门
- 创建免费账户 或 联系我们获取 Grafana Enterprise 许可证 以在您自己的基础设施上运行。
- 在 Grafana 中将数据源连接到 Oracle Database。
- 在 Grafana 中探索和可视化您的 Oracle Database 数据!
需要自行管理?
通过这些简单步骤入门
- 前往您的 Grafana 账户门户,立即开始!
- 运行一行命令安装 Grafana Agent
- 就这样!您将立即看到专为监控 Oracle Database 定制的预构建 Grafana 面板和告警!
通过这些简单步骤入门
- 安装 Oracle Database 插件 开始使用。
- 在 Grafana 中将数据源连接到 Oracle Database。
- 在 Grafana 中探索和可视化您的 Oracle Database 数据!
通过这些简单步骤入门
- 安装 Oracle Database 插件 开始使用。
- 在 Grafana 中将数据源连接到 Oracle Database。
- 在 Grafana 中探索和可视化您的 Oracle Database 数据!
通过这些简单步骤入门
- 安装 Oracle Database 插件 开始使用。
- 在 Grafana 中将数据源连接到 Oracle Database。
- 在 Grafana 中探索和可视化您的 Oracle Database 数据!
通过这些简单步骤入门
- 创建免费账户 或 联系我们获取 Grafana Enterprise 许可证 以在您自己的基础设施上运行。
- 在 Grafana 中将数据源连接到 Oracle Database。
- 在 Grafana 中探索和可视化您的 Oracle Database 数据!
需要自行管理?

