
使用 Grafana 轻松监控 MySQL
使用 Grafana Cloud 开箱即用的监控解决方案,轻松监控您部署的流行开源数据管理系统 MySQL。Grafana Cloud 永久免费套餐包含 3 个用户和最多 1 万个指标系列,以支持您的监控需求。
Grafana Cloud 的 MySQL 集成
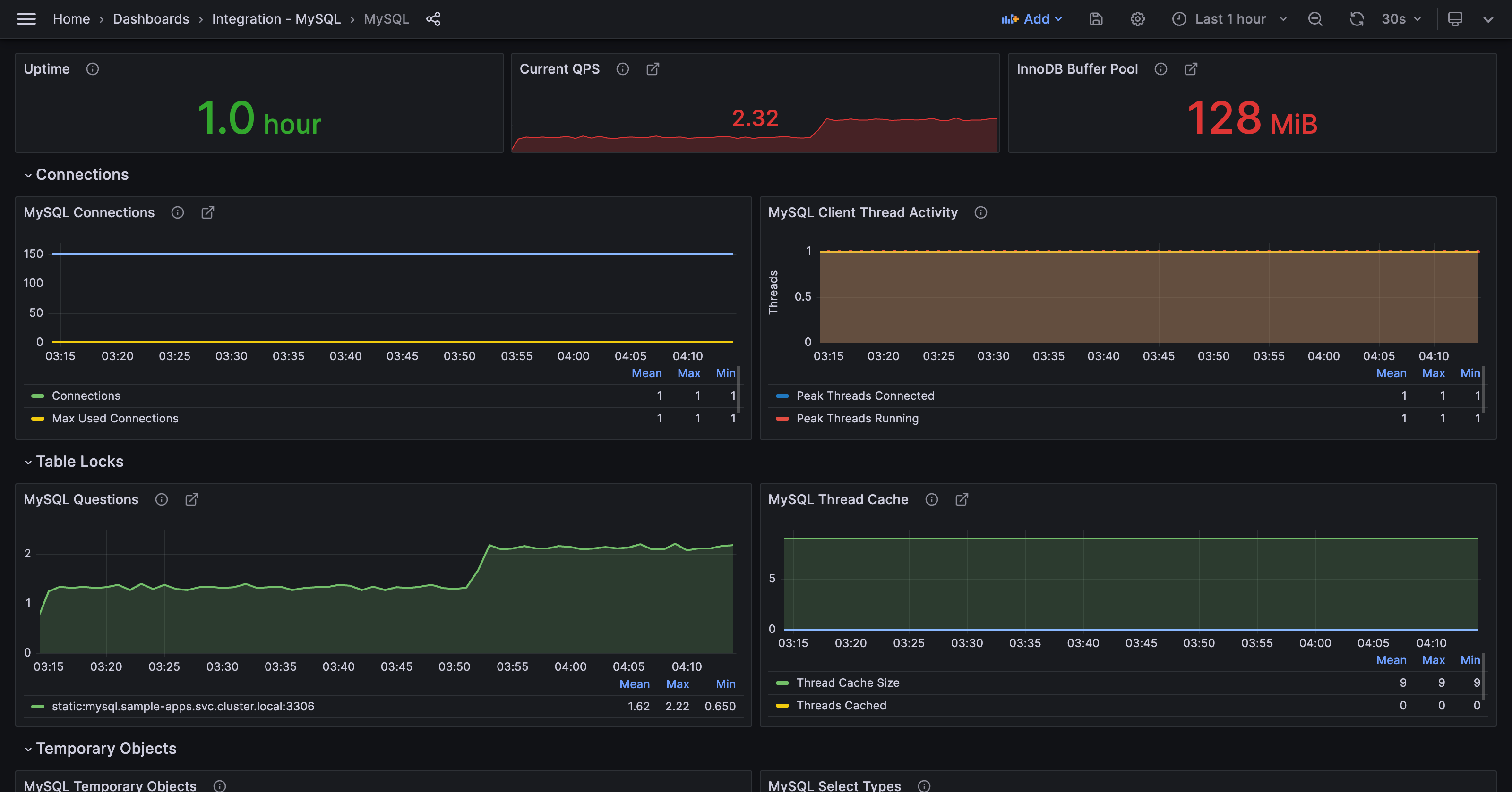
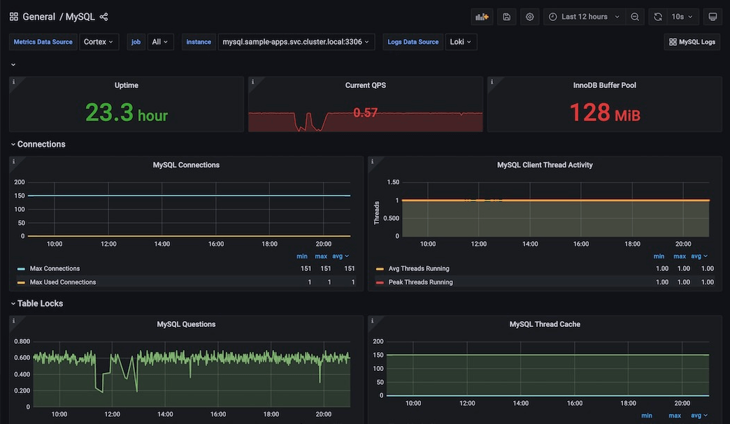
Grafana Cloud 的 MySQL 集成 可对 MySQL 数据库进行强大的监控,包含预配置的仪表盘和警报,用于跟踪查询响应时间、连接使用率和错误率等性能指标。此集成有助于您高效地识别和解决数据库问题,从而增强 MySQL 实例的整体可靠性和性能。
集成需要一个正在运行的 MySQL 实例、用户和密码。支持的版本包括
- MySQL >= 5.6
- MariaDB >= 10.2



