
使用 Grafana 轻松监控 MySQL
使用 Grafana Cloud 开箱即用的监控解决方案,轻松监控你部署的流行开源数据管理系统 MySQL。 Grafana Cloud 永久免费套餐包含 3 个用户和多达 1 万个指标时间序列,可满足你的监控需求。
Grafana Cloud 的 MySQL 集成
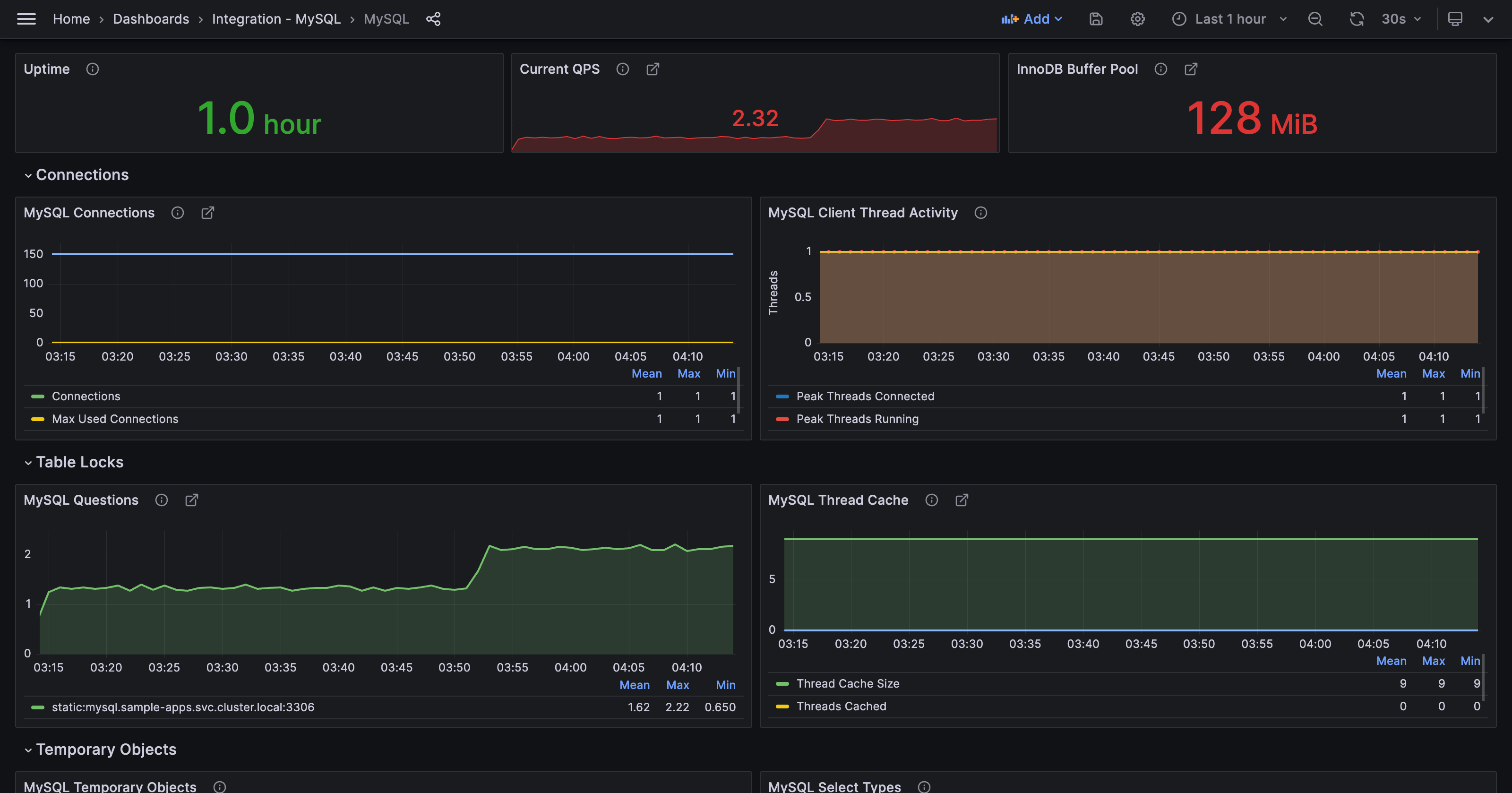
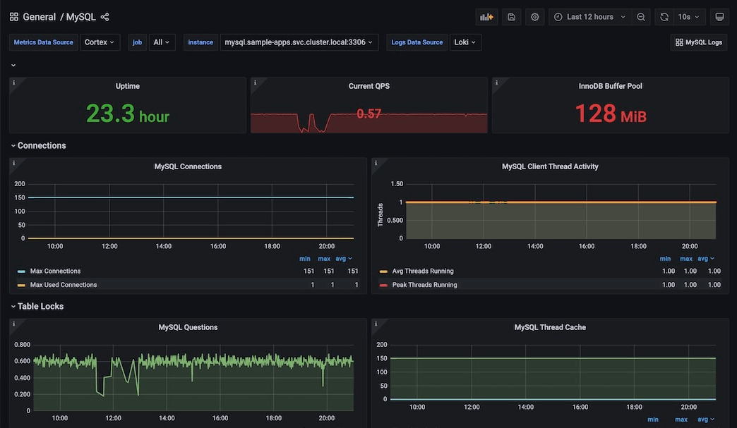
Grafana Cloud 的 MySQL 集成能够对 MySQL 数据库进行强大的监控,提供预配置的仪表盘和告警,用于跟踪查询响应时间、连接使用率和错误率等性能指标。此集成可帮助你高效识别和解决数据库问题,提升 MySQL 实例的整体可靠性和性能。
该集成需要一个正在运行的 MySQL 实例、用户和密码。支持的版本包括
- MySQL >= 5.6
- MariaDB >= 10.2



