使用 Grafana 轻松监控 macOS
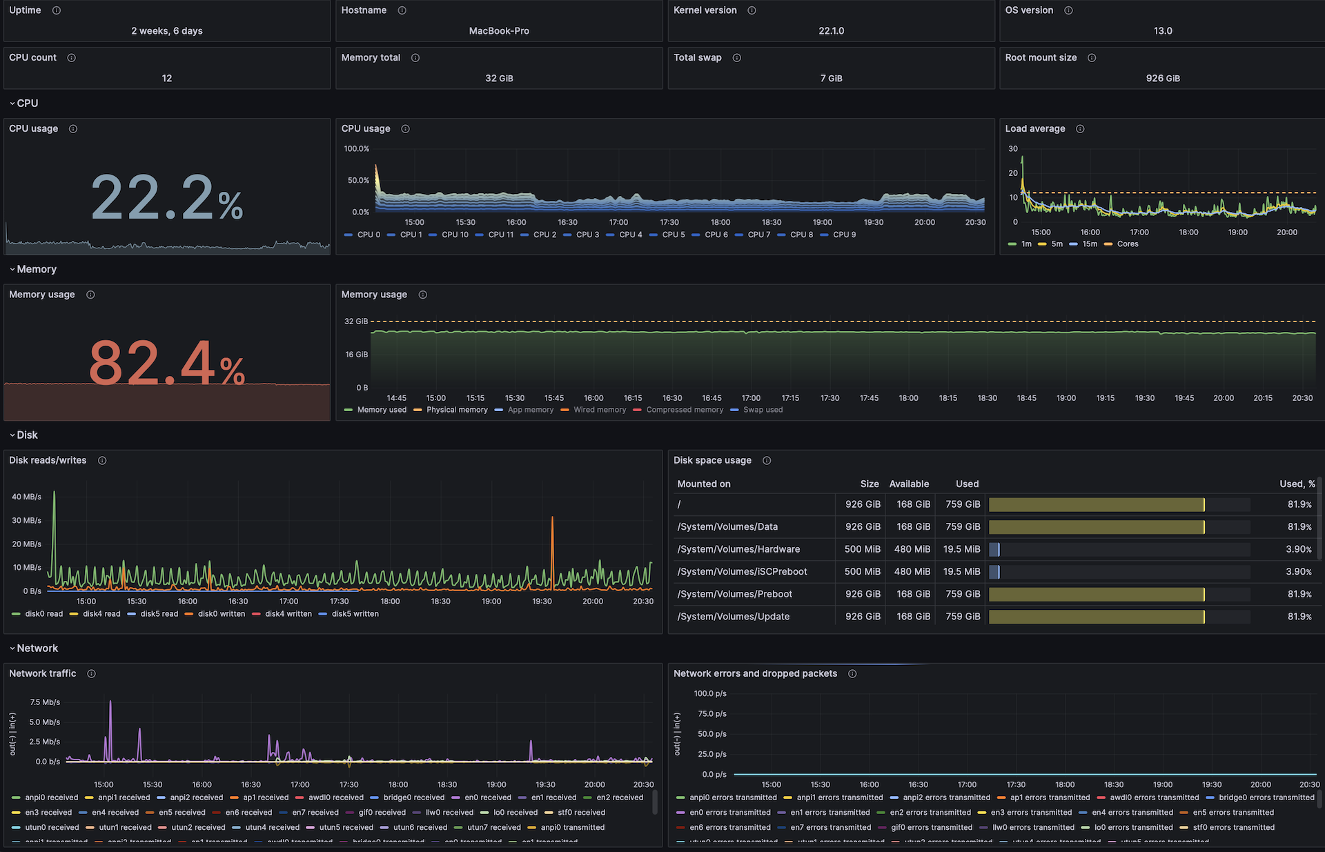
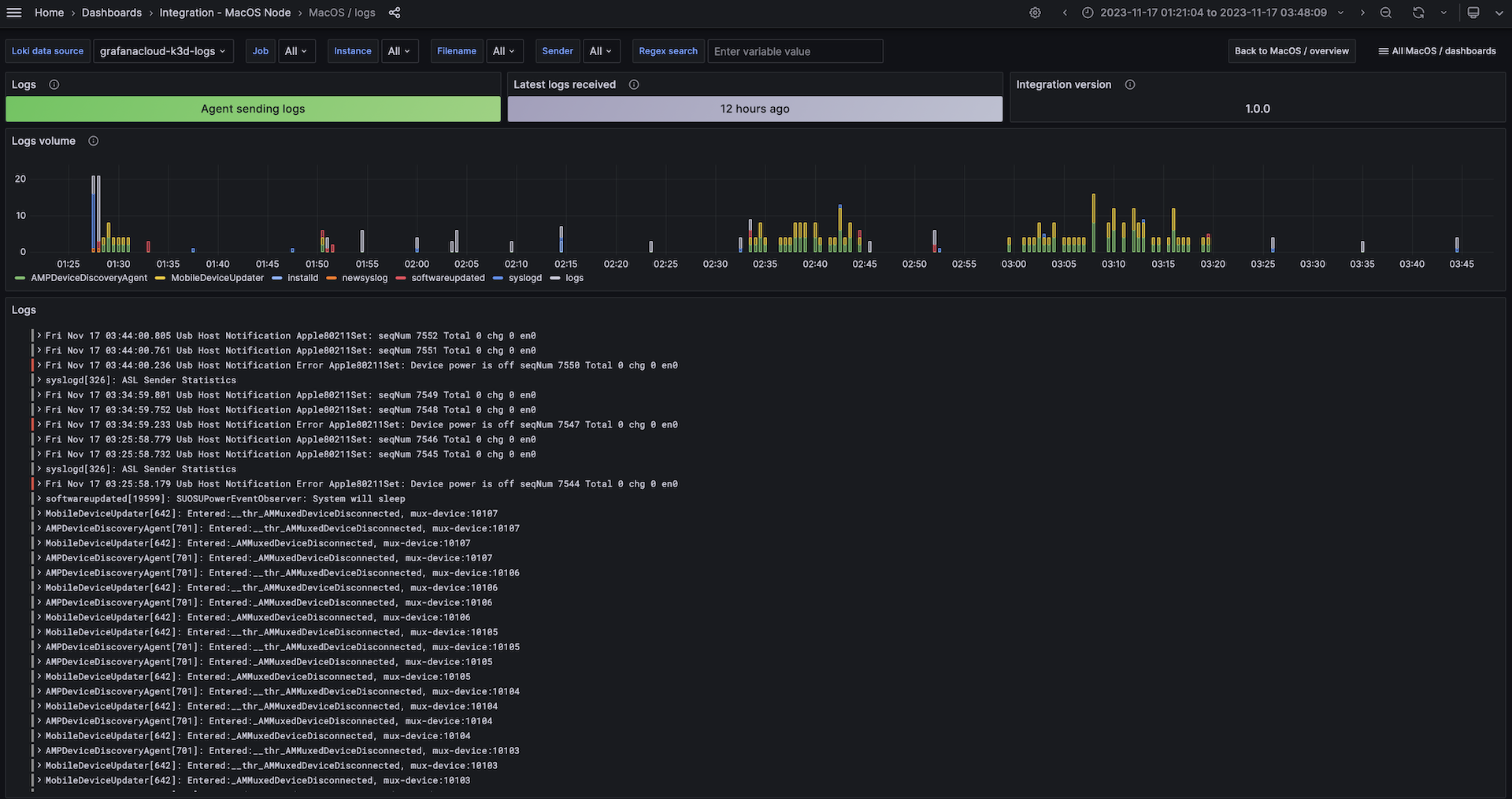
使用 Grafana Cloud 开箱即用的监控解决方案,轻松监控您的 macOS 操作系统 部署。Grafana Cloud 永久免费套餐包含 3 个用户和多达 1 万系列指标,以满足您的监控需求。
通过以下简单步骤开始
- 创建一个免费账户 或 联系我们 获取 Grafana Enterprise 许可 以便在您的自有基础设施上运行。
- 在 Grafana 中连接 macOS 数据源。
- 在 Grafana 中探索和可视化您的 macOS 数据!
需要自托管?
通过以下简单步骤开始
- 创建一个免费账户 或 联系我们 获取 Grafana Enterprise 许可 以便在您的自有基础设施上运行。
- 在 Grafana 中连接 macOS 数据源。
- 在 Grafana 中探索和可视化您的 macOS 数据!
需要自托管?
通过以下简单步骤开始
- 前往您的 Grafana 账户门户并立即开始!
- 运行一条命令安装 Grafana Agent
- 就这样!您将立即看到专为监控 macOS 定制的预构建 Grafana 仪表盘和告警!
通过以下简单步骤开始
- 创建一个免费账户 或 联系我们 获取 Grafana Enterprise 许可 以便在您的自有基础设施上运行。
- 在 Grafana 中连接 macOS 数据源。
- 在 Grafana 中探索和可视化您的 macOS 数据!
需要自托管?


