使用 Grafana 轻松监控您的 Linux 服务器
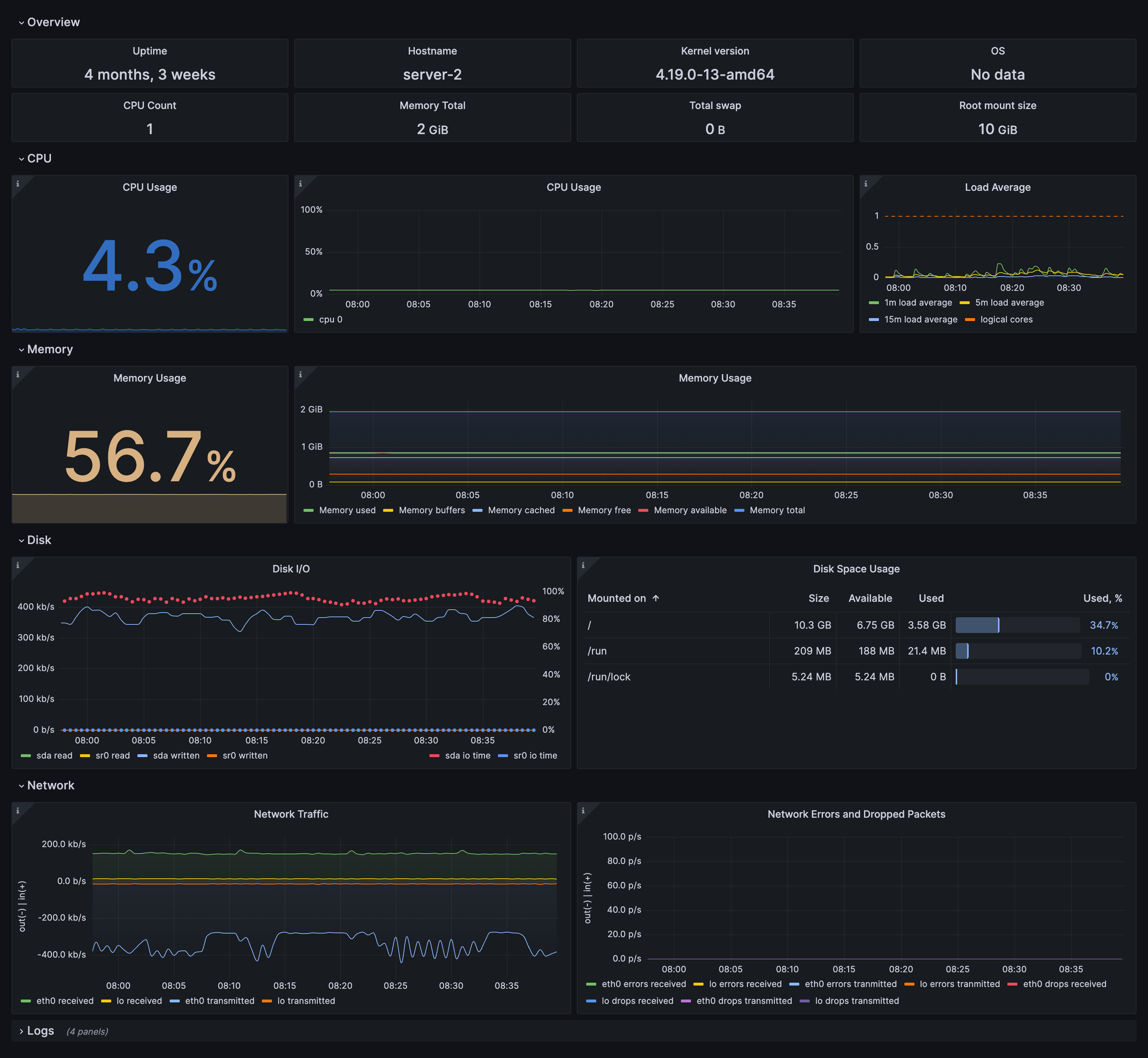
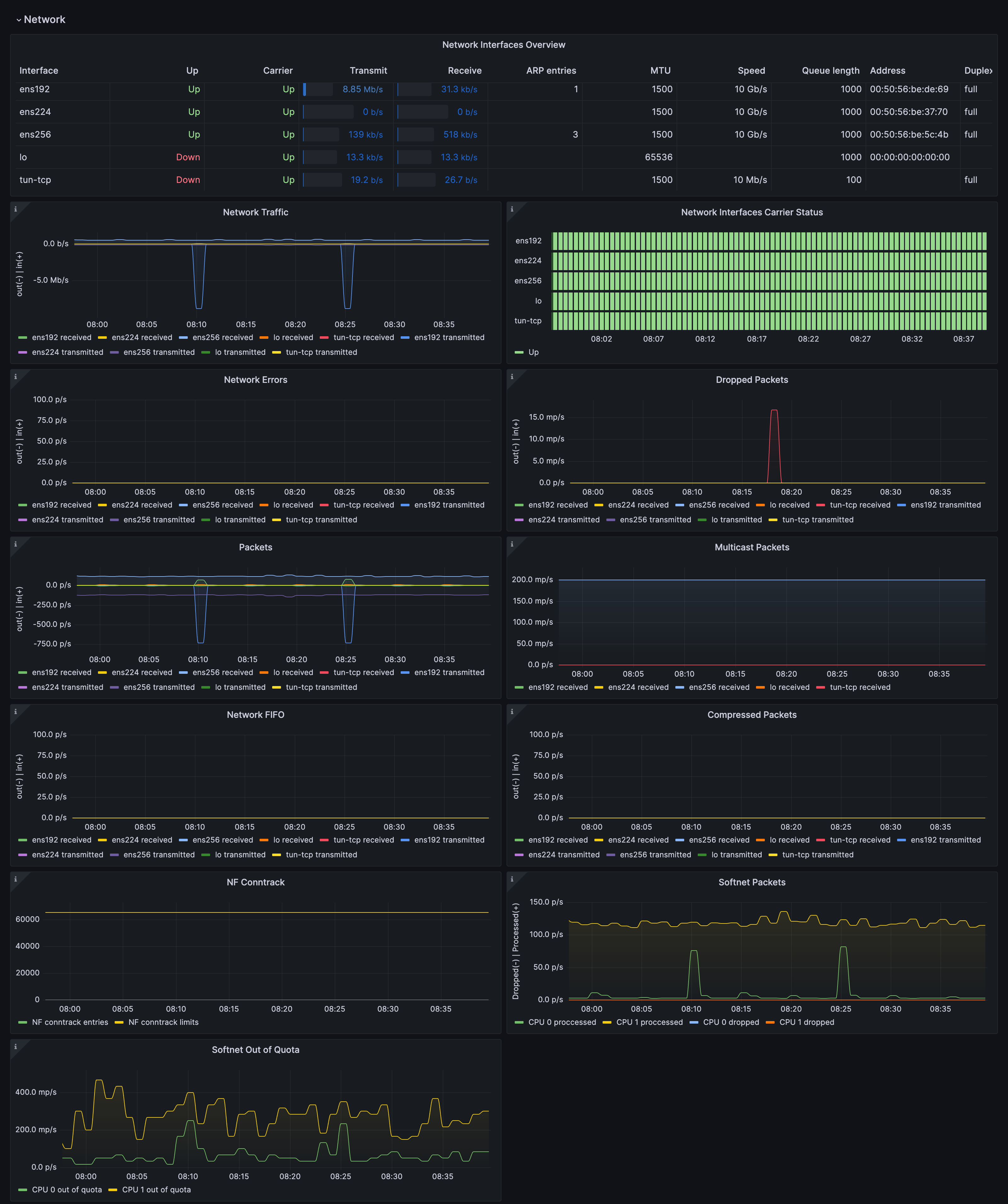
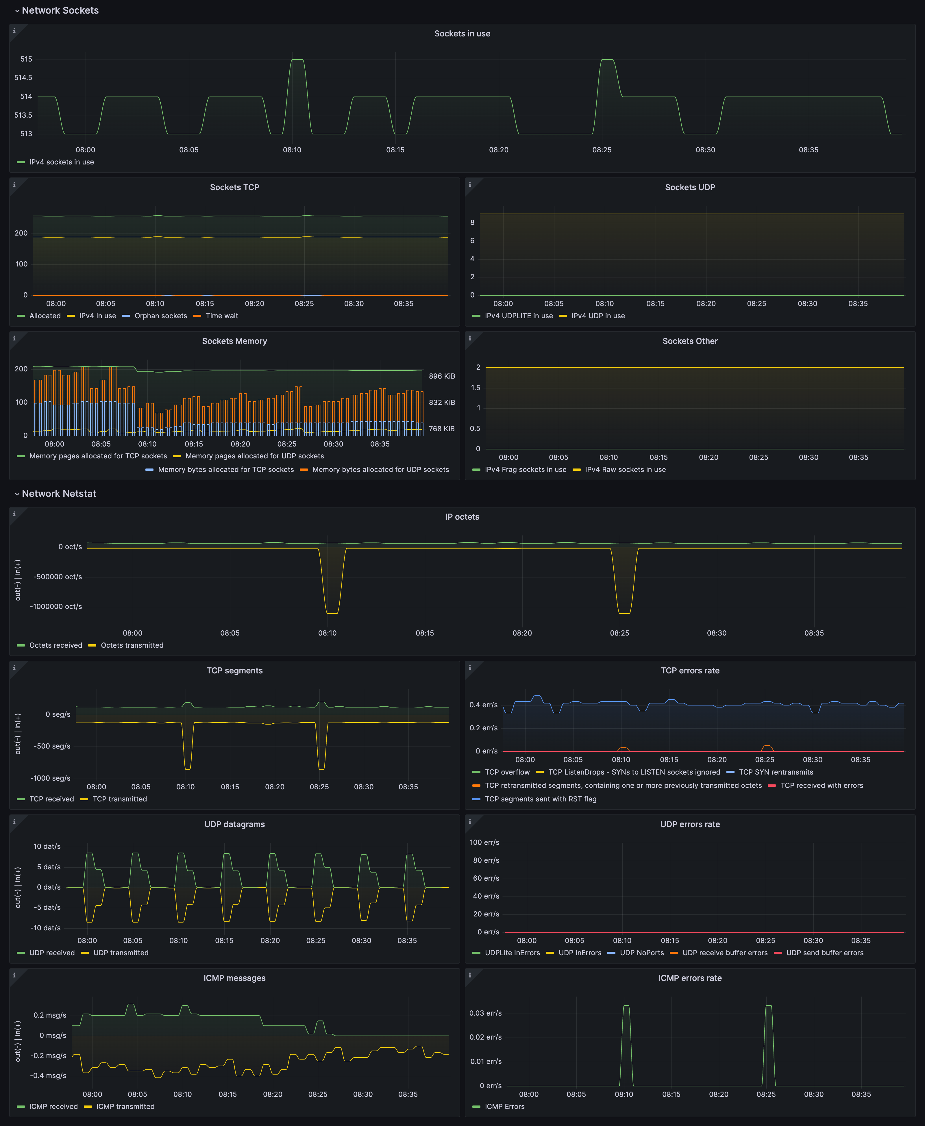
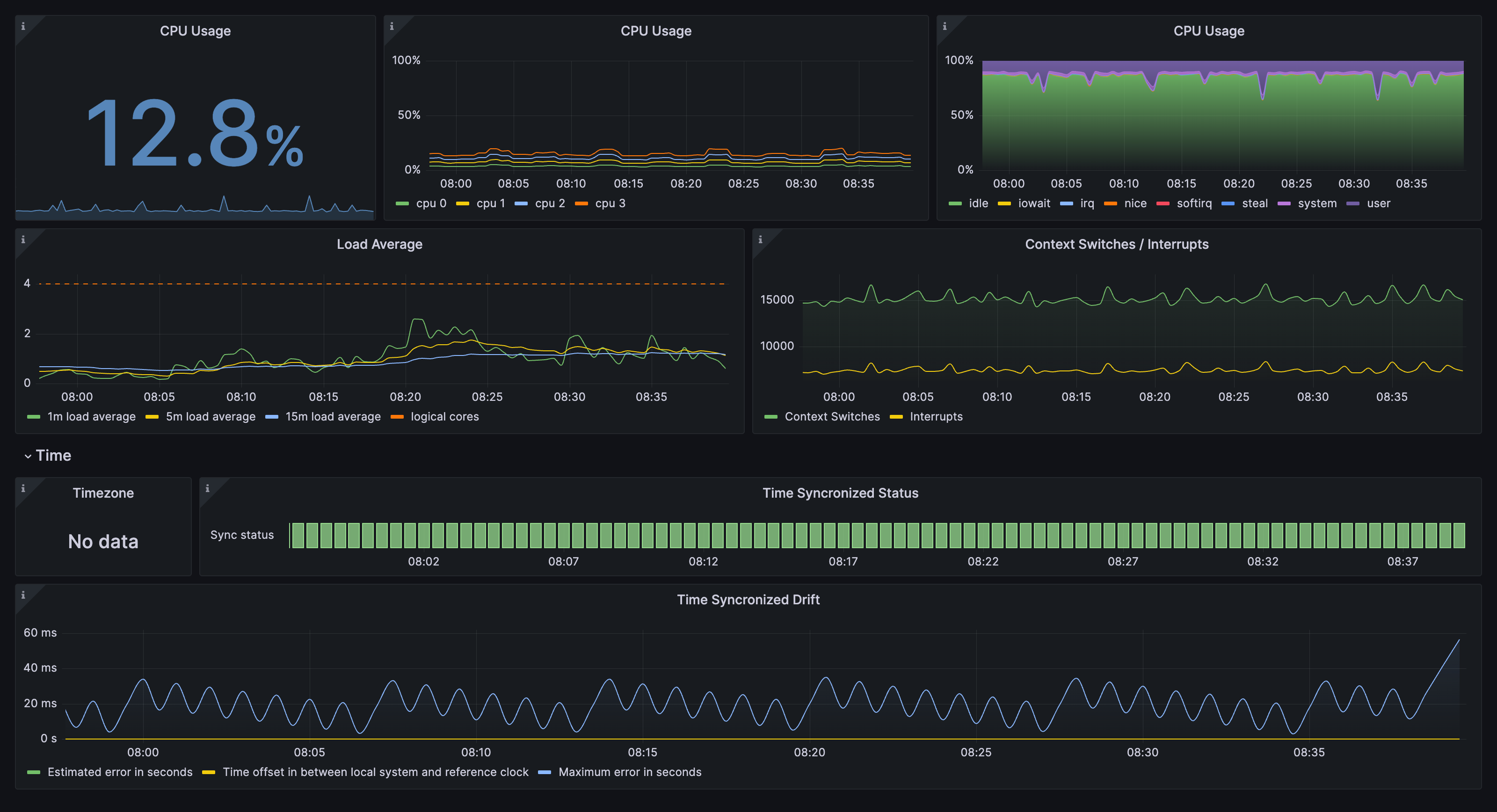
借助 Grafana Cloud 开箱即用的监控解决方案,轻松监控您的 Linux 操作系统部署。Grafana Cloud 永久免费套餐包含 3 个用户和多达 1 万个指标序列,满足您的监控需求。
通过以下简单步骤开始使用
- 创建免费账户或联系我们获取 Grafana Enterprise 许可证以便在您自己的基础设施上运行。
- 在 Grafana 中连接 Linux 服务器数据源。
- 在 Grafana 中探索并可视化您的 Linux 服务器数据!
需要自行管理?
通过以下简单步骤开始使用
- 创建免费账户或联系我们获取 Grafana Enterprise 许可证以便在您自己的基础设施上运行。
- 在 Grafana 中连接 Linux 服务器数据源。
- 在 Grafana 中探索并可视化您的 Linux 服务器数据!
需要自行管理?
通过以下简单步骤开始使用
- 前往您的 Grafana 账户门户,立即开始!
- 运行一行命令安装 Grafana Agent
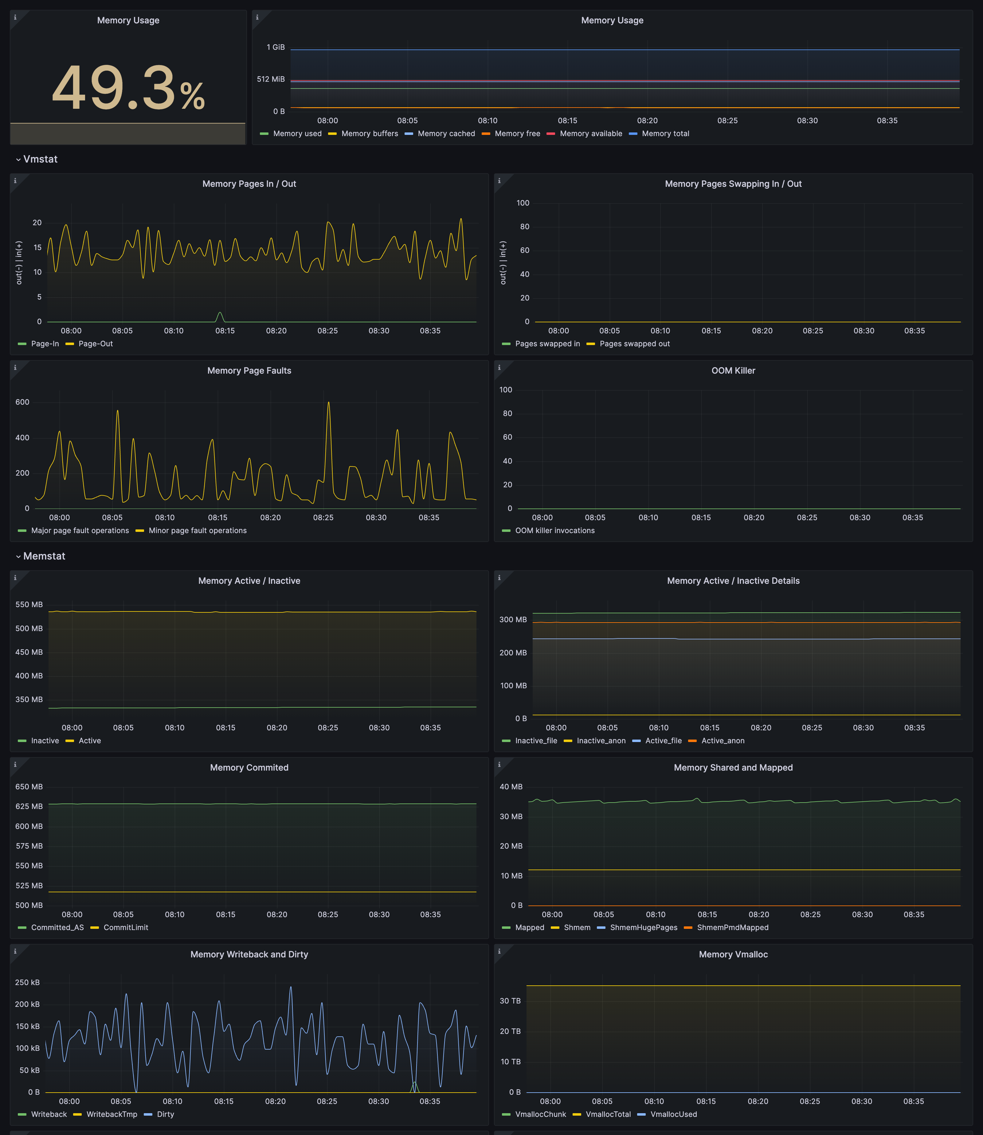
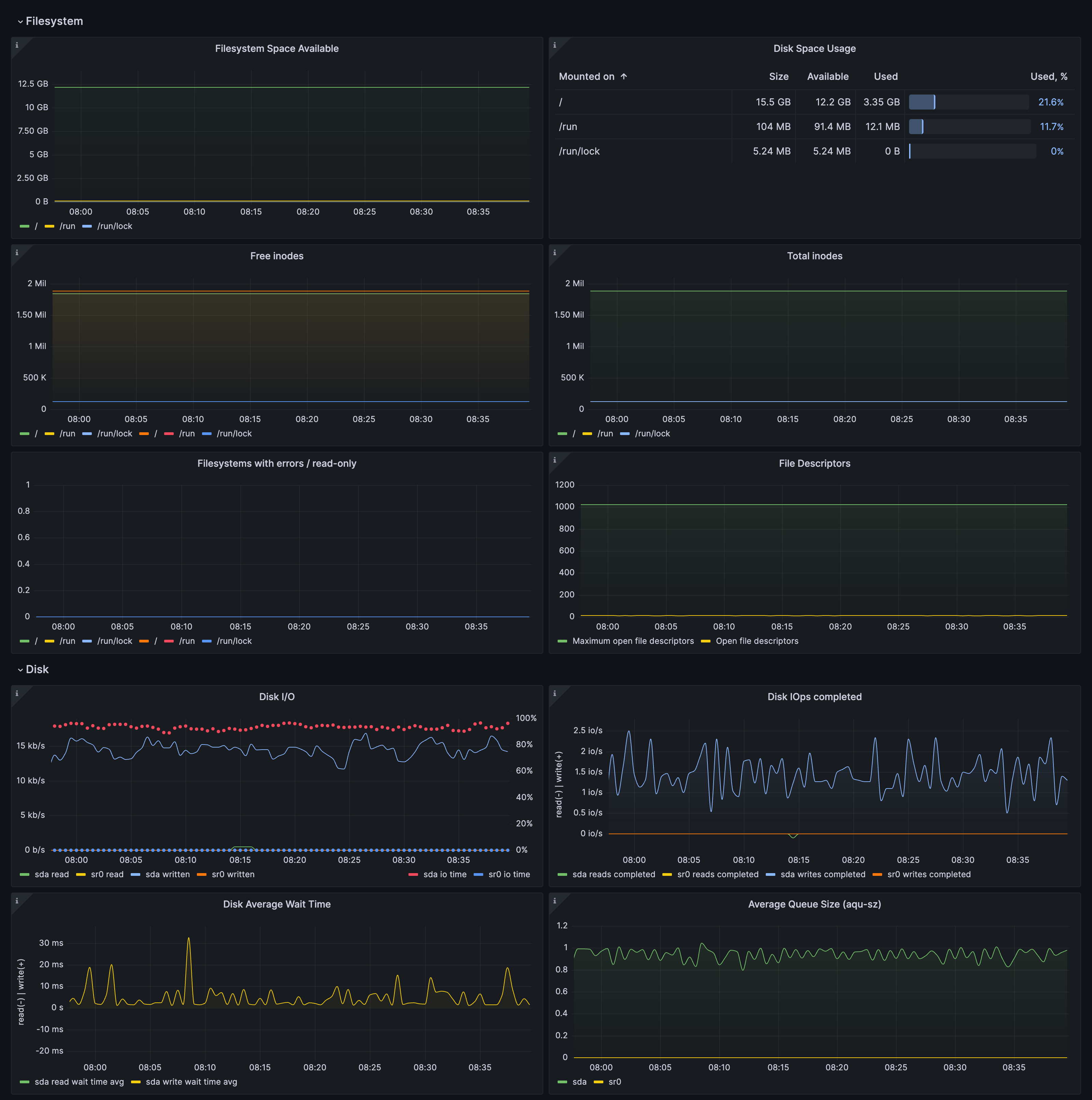
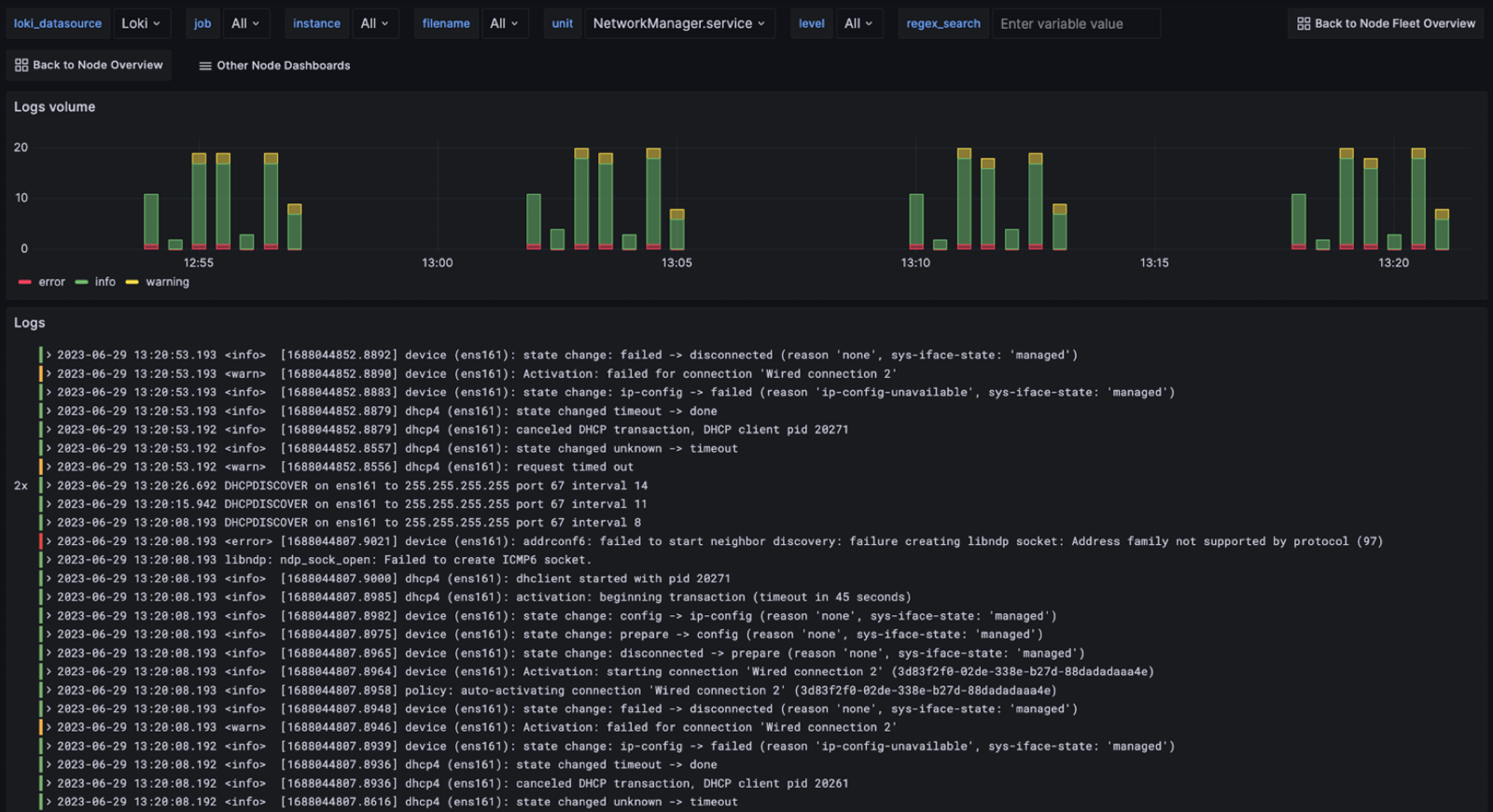
- 就是这样!您将立即看到为监控 Linux 服务器量身定制的预构建 Grafana 仪表盘和告警!
通过以下简单步骤开始使用
- 创建免费账户或联系我们获取 Grafana Enterprise 许可证以便在您自己的基础设施上运行。
- 在 Grafana 中连接 Linux 服务器数据源。
- 在 Grafana 中探索并可视化您的 Linux 服务器数据!
需要自行管理?








