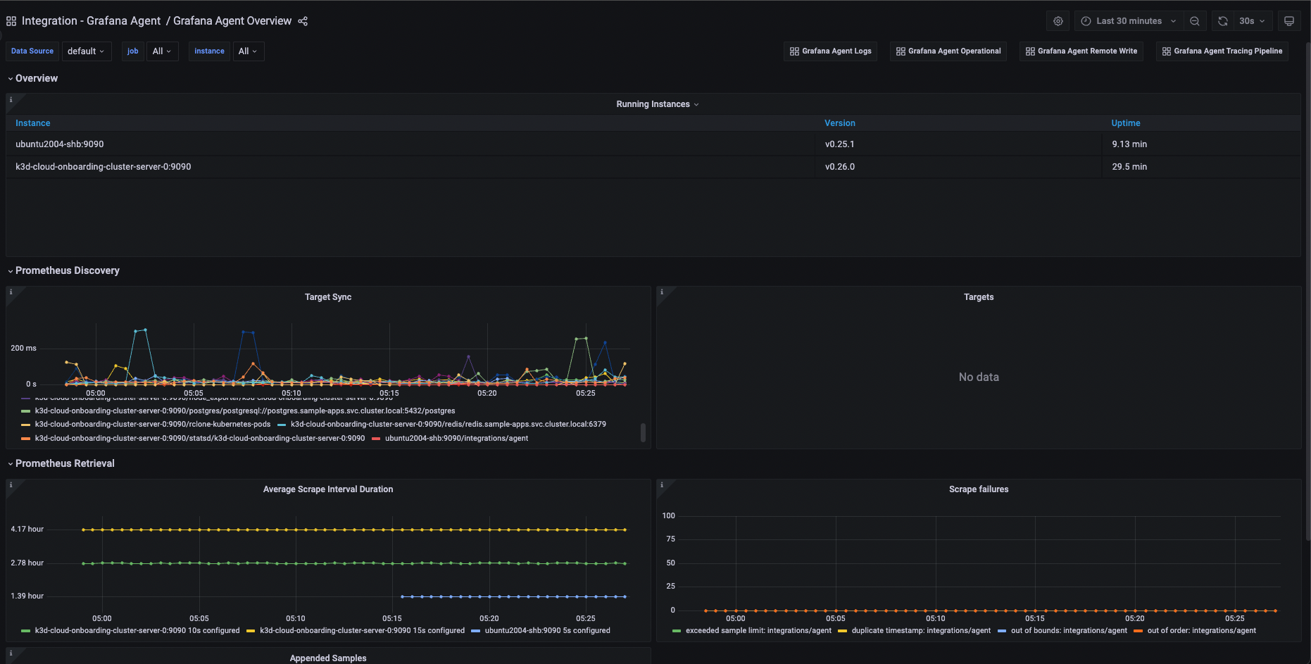
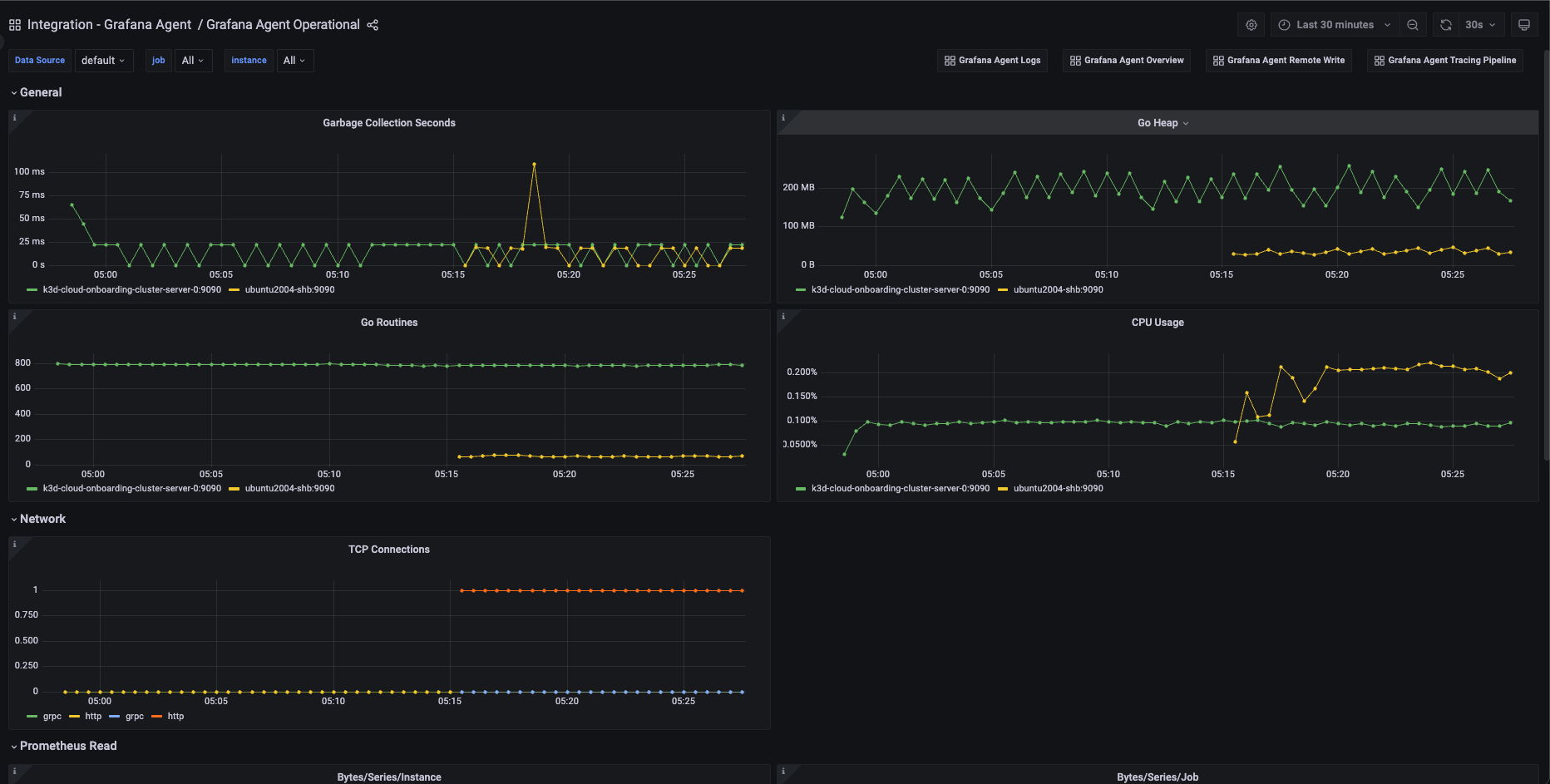
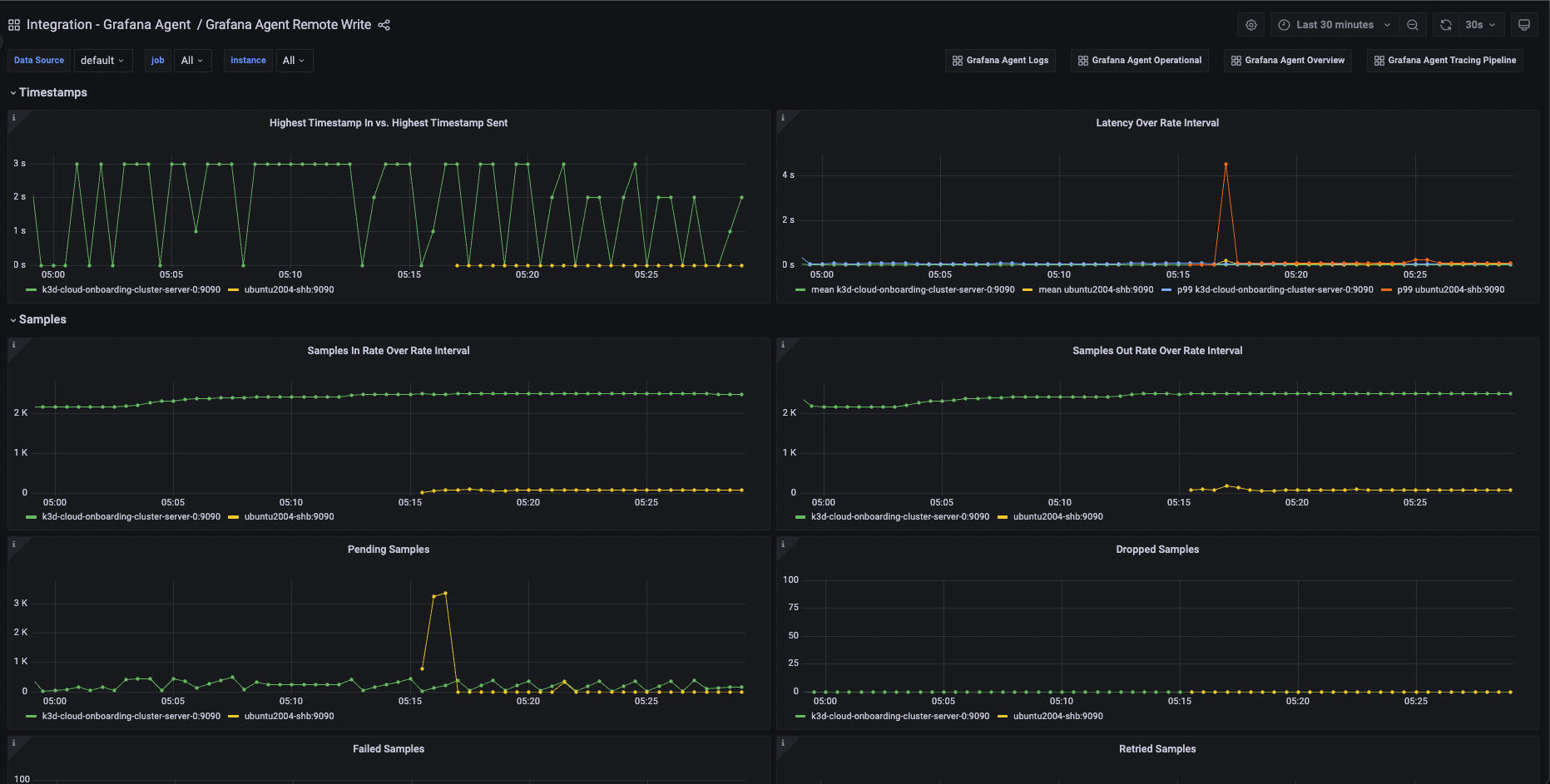
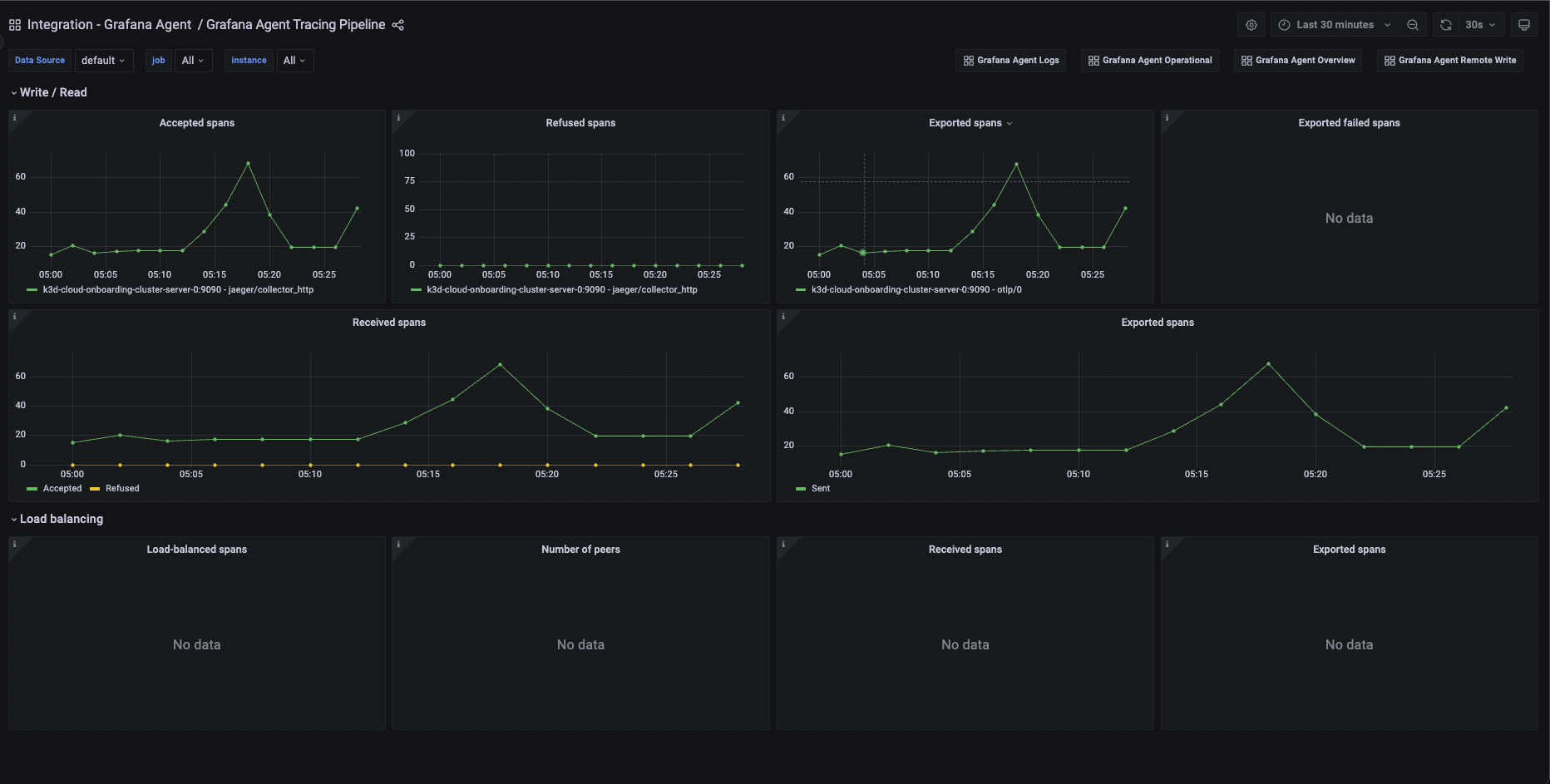
使用 Grafana 轻松监控 Grafana Agent
使用 Grafana Cloud 开箱即用的监控解决方案,轻松监控 Grafana Agent,这是一款供应商中立、功能齐全的遥测收集器,其配置灵感来源于 Terraform。Grafana Cloud 的永久免费套餐包含 3 个用户和多达 1 万个时间序列指标,可满足你的监控需求。
Grafana Agent 已被弃用,预计将于 2025 年 11 月 1 日终止支持 (EOL)。点击此处了解更多信息。
然而,现有的 Grafana Agent Flow 用户会对 Grafana Alloy 感到非常熟悉,它是我们支持 Prometheus pipelines 的 OpenTelemetry Collector 发行版。Alloy 使用了 Grafana Agent Flow 中首次引入的相同组件、代码和概念,我们还开发了用于监控 Alloy 实例健康状况的解决方案。





