
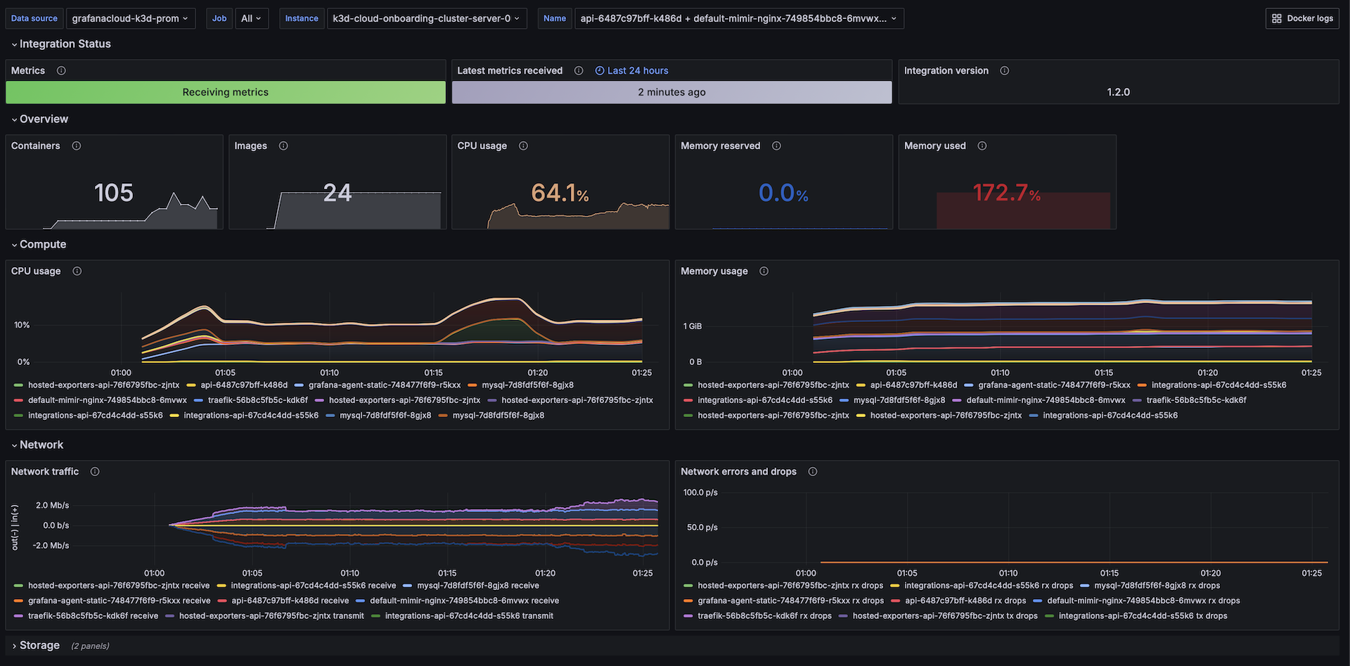
使用 Grafana 轻松监控 Docker
使用 Grafana Cloud 开箱即用的监控解决方案,轻松监控您的 Docker 部署。Grafana Cloud 永久免费套餐包含 3 个用户和最多 1 万个指标序列,可满足您的监控需求。
通过这些简单步骤入门
- 创建免费账户 或 联系我们获取 Grafana Enterprise 许可证,以便在您自己的基础设施上运行。
- 在 Grafana 中将数据源连接到 Docker。
- 在 Grafana 中探索和可视化您的 Docker 数据!
需要自托管?
通过这些简单步骤入门
- 创建免费账户 或 联系我们获取 Grafana Enterprise 许可证,以便在您自己的基础设施上运行。
- 在 Grafana 中将数据源连接到 Docker。
- 在 Grafana 中探索和可视化您的 Docker 数据!
需要自托管?
通过这些简单步骤入门
- 前往您的 Grafana 账户门户,立即开始!
- 运行一行命令安装 Grafana Agent
- 就是这样!您将立即看到专为 Docker 监控量身定制的预构建 Grafana 仪表盘和告警!
通过这些简单步骤入门
- 创建免费账户 或 联系我们获取 Grafana Enterprise 许可证,以便在您自己的基础设施上运行。
- 在 Grafana 中将数据源连接到 Docker。
- 在 Grafana 中探索和可视化您的 Docker 数据!
需要自托管?


