
使用 Grafana 轻松监控 Docker Desktop
借助 Grafana Cloud 的开箱即用监控解决方案,轻松监控流行的本地机器上构建、测试和部署容器化应用的工具 Docker Desktop。Grafana Cloud 的永久免费计划包含 3 个用户,以及高达 1 万个指标系列,以满足您的监控需求。
通过这些简单步骤开始
- 创建免费账户或联系我们获取 Grafana Enterprise 许可,以便在您自己的基础设施上运行。
- 在 Grafana 中将数据源连接到 Docker Desktop。
- 在 Grafana 中探索和可视化您的 Docker Desktop 数据!
需要私有部署?
通过这些简单步骤开始
- 创建免费账户或联系我们获取 Grafana Enterprise 许可,以便在您自己的基础设施上运行。
- 在 Grafana 中将数据源连接到 Docker Desktop。
- 在 Grafana 中探索和可视化您的 Docker Desktop 数据!
需要私有部署?
通过这些简单步骤开始
- 前往您的 Grafana 账户门户,立即开始!
- 运行一行命令安装 Grafana Agent
- 就是这样!您将立即看到为监控 Docker Desktop 量身定制的预构建 Grafana 仪表盘和告警!
通过这些简单步骤开始
- 安装 Docker Desktop 插件以开始使用。
- 在 Grafana 中将数据源连接到 Docker Desktop。
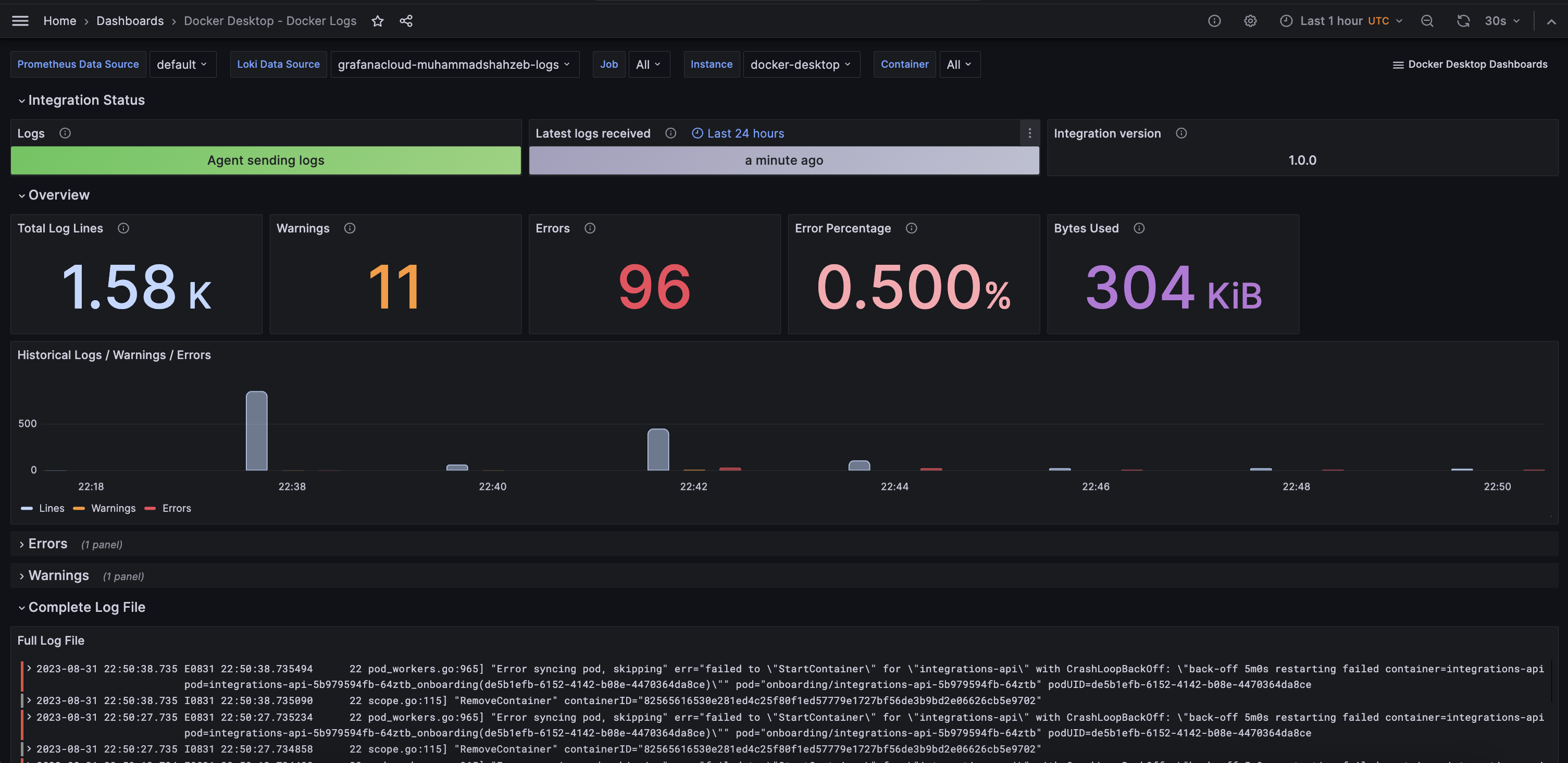
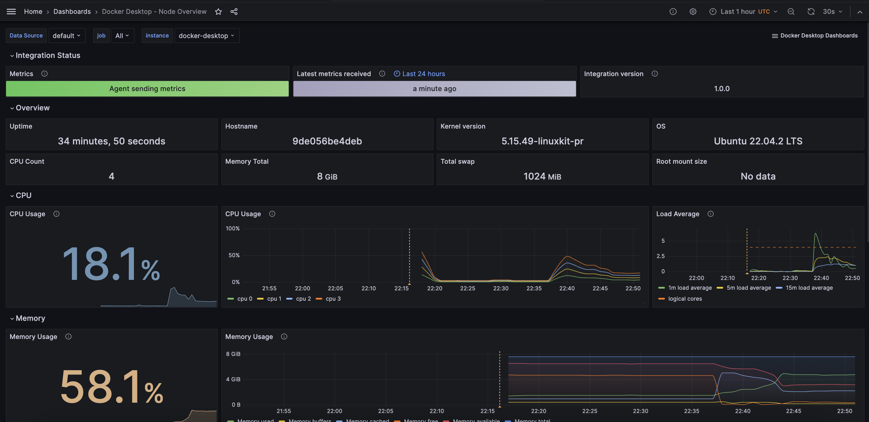
- 在 Grafana 中探索和可视化您的 Docker Desktop 数据!
通过这些简单步骤开始
- 安装 Docker Desktop 插件以开始使用。
- 在 Grafana 中将数据源连接到 Docker Desktop。
- 在 Grafana 中探索和可视化您的 Docker Desktop 数据!
通过这些简单步骤开始
- 安装 Docker Desktop 插件以开始使用。
- 在 Grafana 中将数据源连接到 Docker Desktop。
- 在 Grafana 中探索和可视化您的 Docker Desktop 数据!
通过这些简单步骤开始
- 创建免费账户或联系我们获取 Grafana Enterprise 许可,以便在您自己的基础设施上运行。
- 在 Grafana 中将数据源连接到 Docker Desktop。
- 在 Grafana 中探索和可视化您的 Docker Desktop 数据!
需要私有部署?



