
使用 Grafana 轻松监控 CockroachDB
使用 Grafana Cloud 的开箱即用监控解决方案,轻松监控 CockroachDB(CockroachDB 是一个云原生 SQL 数据库,用于构建可在灾难中存活的全球可伸缩云服务)。Grafana Cloud 永久免费层包含 3 个用户和多达 1 万时间序列指标,以支持您的监控需求。
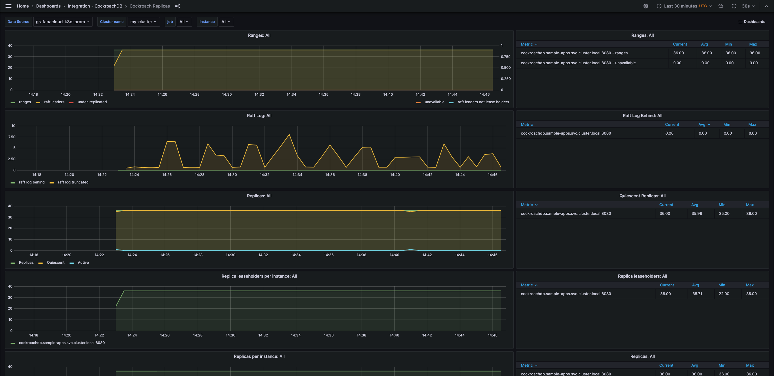
CockroachDB 副本 - 1
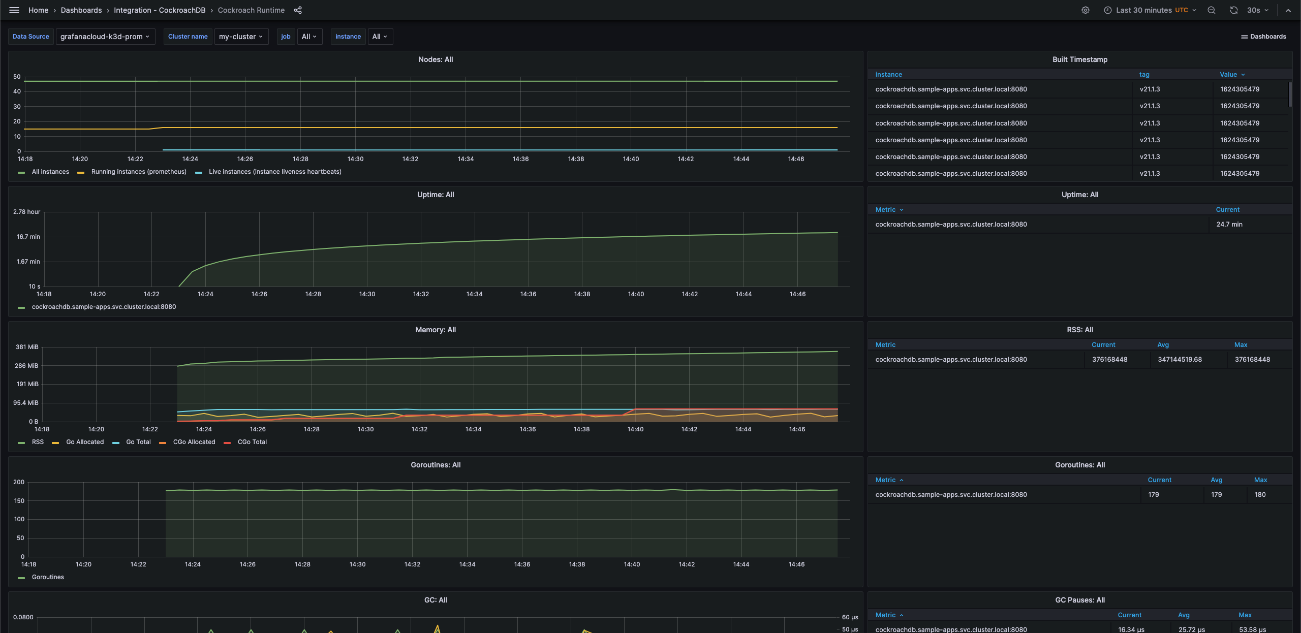
CockroachDB 运行时 - 1
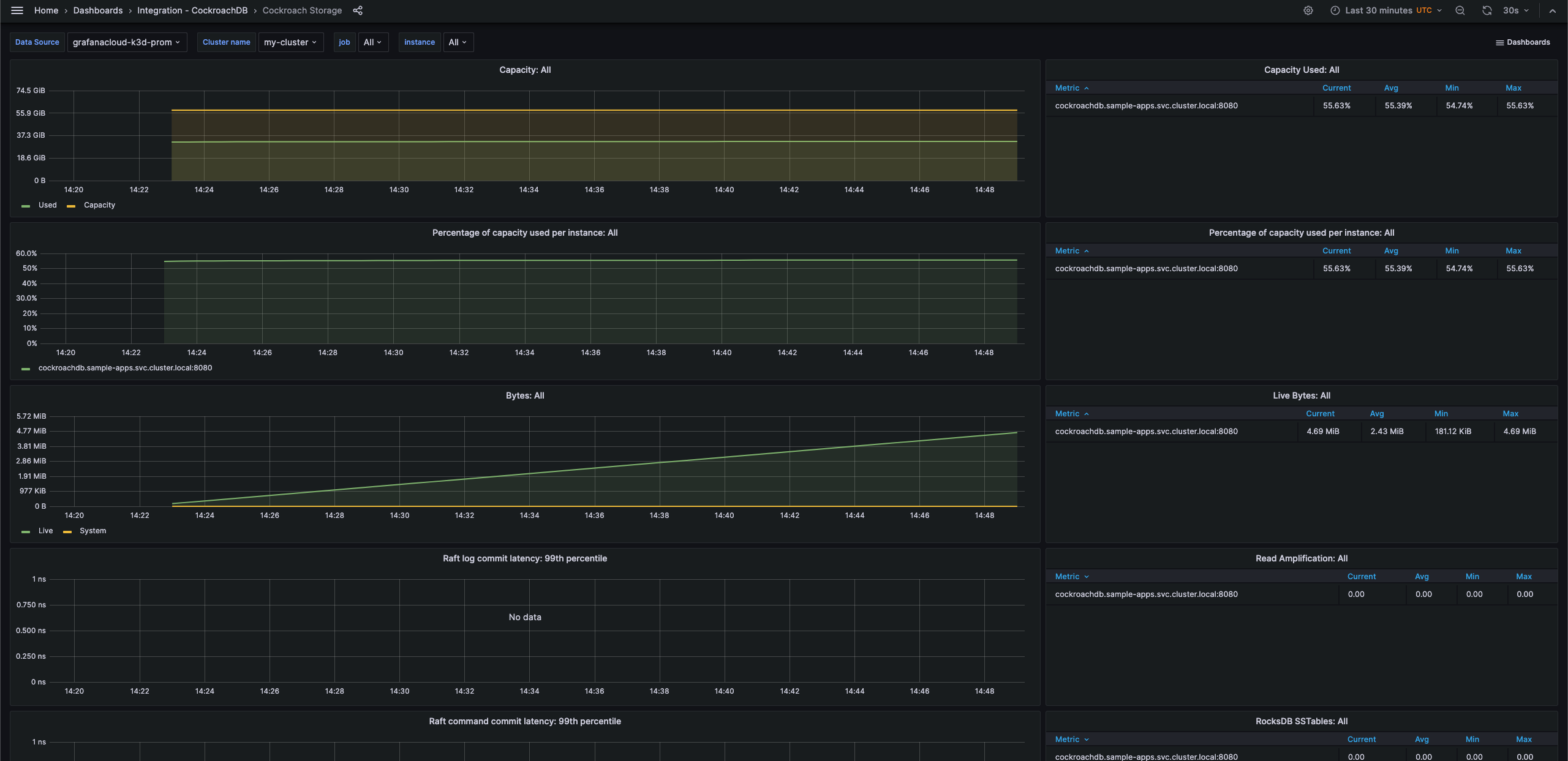
CockroachDB 存储 - 1
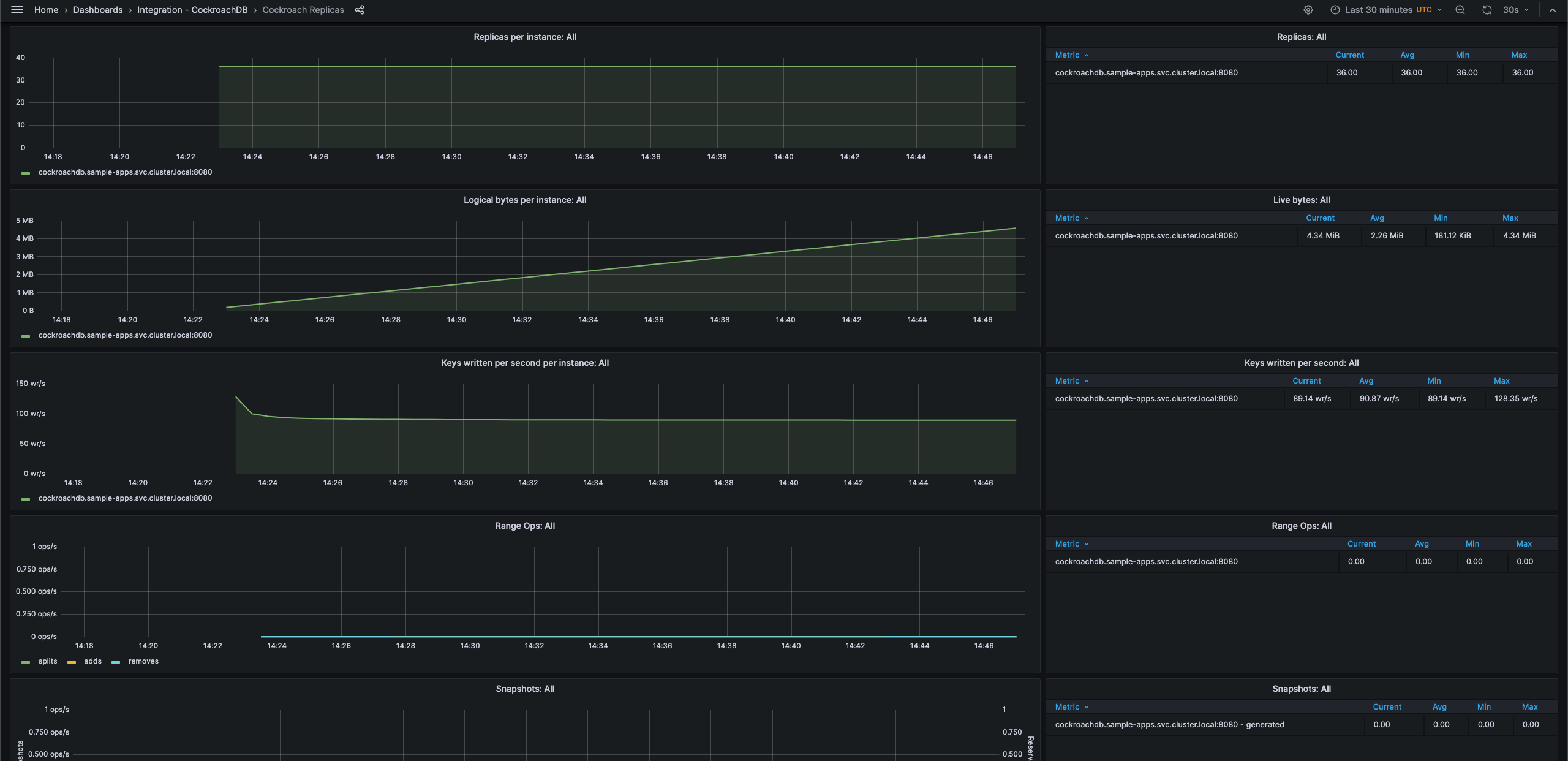
CockroachDB 副本 - 2
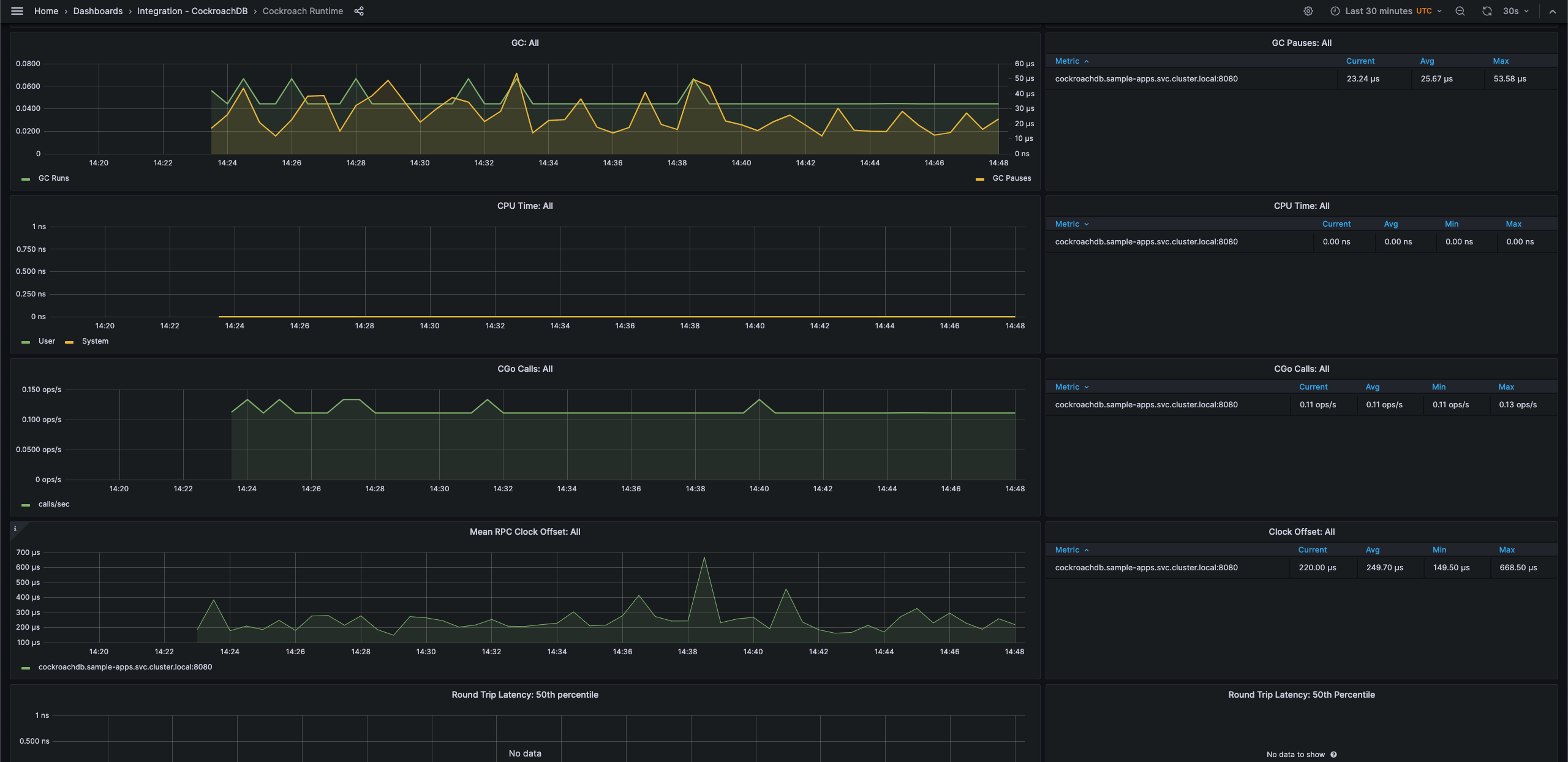
CockroachDB 运行时 - 2
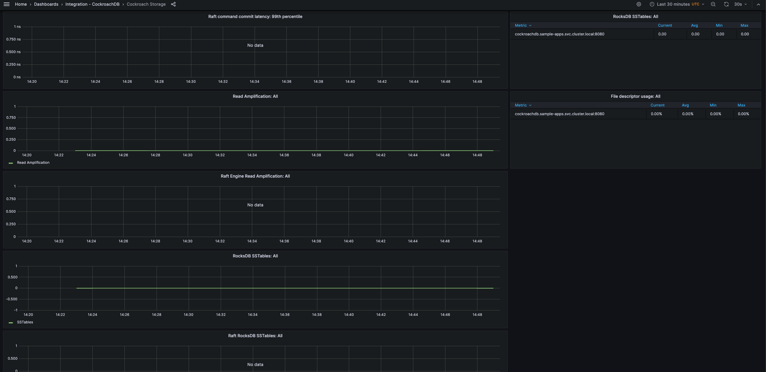
CockroachDB 存储 - 2
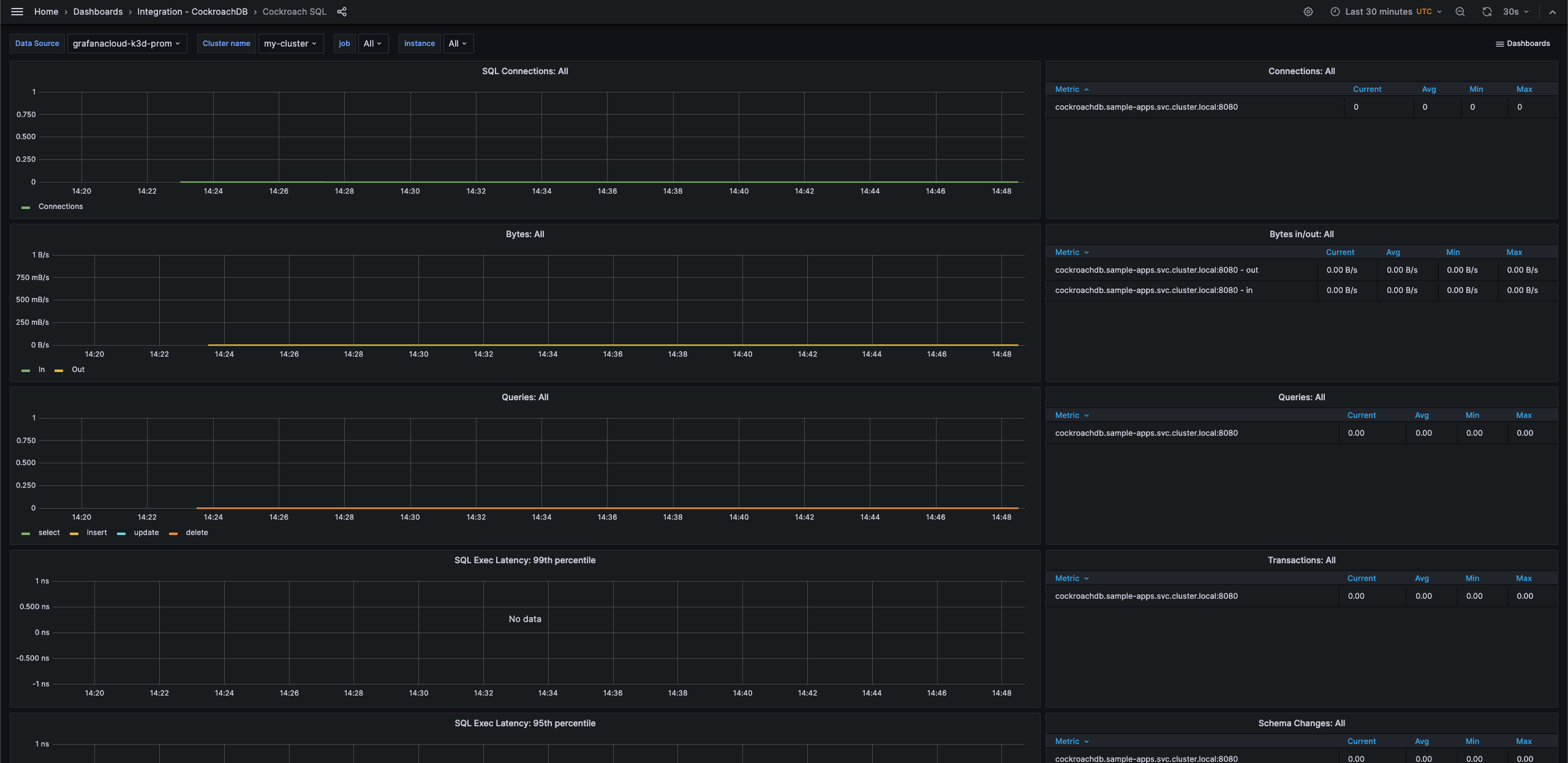
CockroachDB SQL - 1
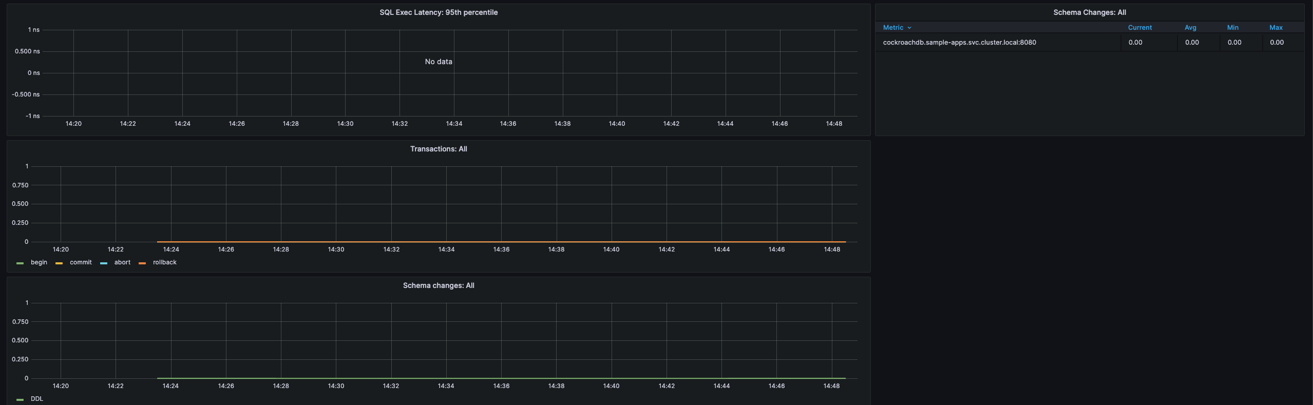
CockroachDB SQL - 2
通过这些简单步骤开始使用
- 创建免费帐户 或 联系我们获取 Grafana Enterprise 许可证,以便在您自己的基础设施上运行。
- 在 Grafana 中将数据源连接到 CockroachDB。
- 在 Grafana 中探索和可视化您的 CockroachDB 数据!
需要自行管理?
通过这些简单步骤开始使用
- 创建免费帐户 或 联系我们获取 Grafana Enterprise 许可证,以便在您自己的基础设施上运行。
- 在 Grafana 中将数据源连接到 CockroachDB。
- 在 Grafana 中探索和可视化您的 CockroachDB 数据!
需要自行管理?
通过这些简单步骤开始使用
- 前往您的 Grafana 帐户门户,立即开始!
- 运行一行命令安装 Grafana Agent
- 就是这样!您将立即看到为监控 CockroachDB 量身定制的预构建 Grafana 仪表盘和告警!
通过这些简单步骤开始使用
- 安装 CockroachDB 插件 开始使用。
- 在 Grafana 中将数据源连接到 CockroachDB。
- 在 Grafana 中探索和可视化您的 CockroachDB 数据!
通过这些简单步骤开始使用
- 安装 CockroachDB 插件 开始使用。
- 在 Grafana 中将数据源连接到 CockroachDB。
- 在 Grafana 中探索和可视化您的 CockroachDB 数据!
通过这些简单步骤开始使用
- 安装 CockroachDB 插件 开始使用。
- 在 Grafana 中将数据源连接到 CockroachDB。
- 在 Grafana 中探索和可视化您的 CockroachDB 数据!
通过这些简单步骤开始使用
- 创建免费帐户 或 联系我们获取 Grafana Enterprise 许可证,以便在您自己的基础设施上运行。
- 在 Grafana 中将数据源连接到 CockroachDB。
- 在 Grafana 中探索和可视化您的 CockroachDB 数据!
需要自行管理?








