
使用 Grafana 轻松监控 Cilium Enterprise
使用 Grafana Cloud 的开箱即用监控解决方案,轻松监控您的Isovalent Cilium Enterprise 部署(Kubernetes 中安全且可观测的 eBPF 连接的企业级产品)。Grafana Cloud 永久免费套餐包含 3 个用户和高达 1 万系列指标,满足您的监控需求。
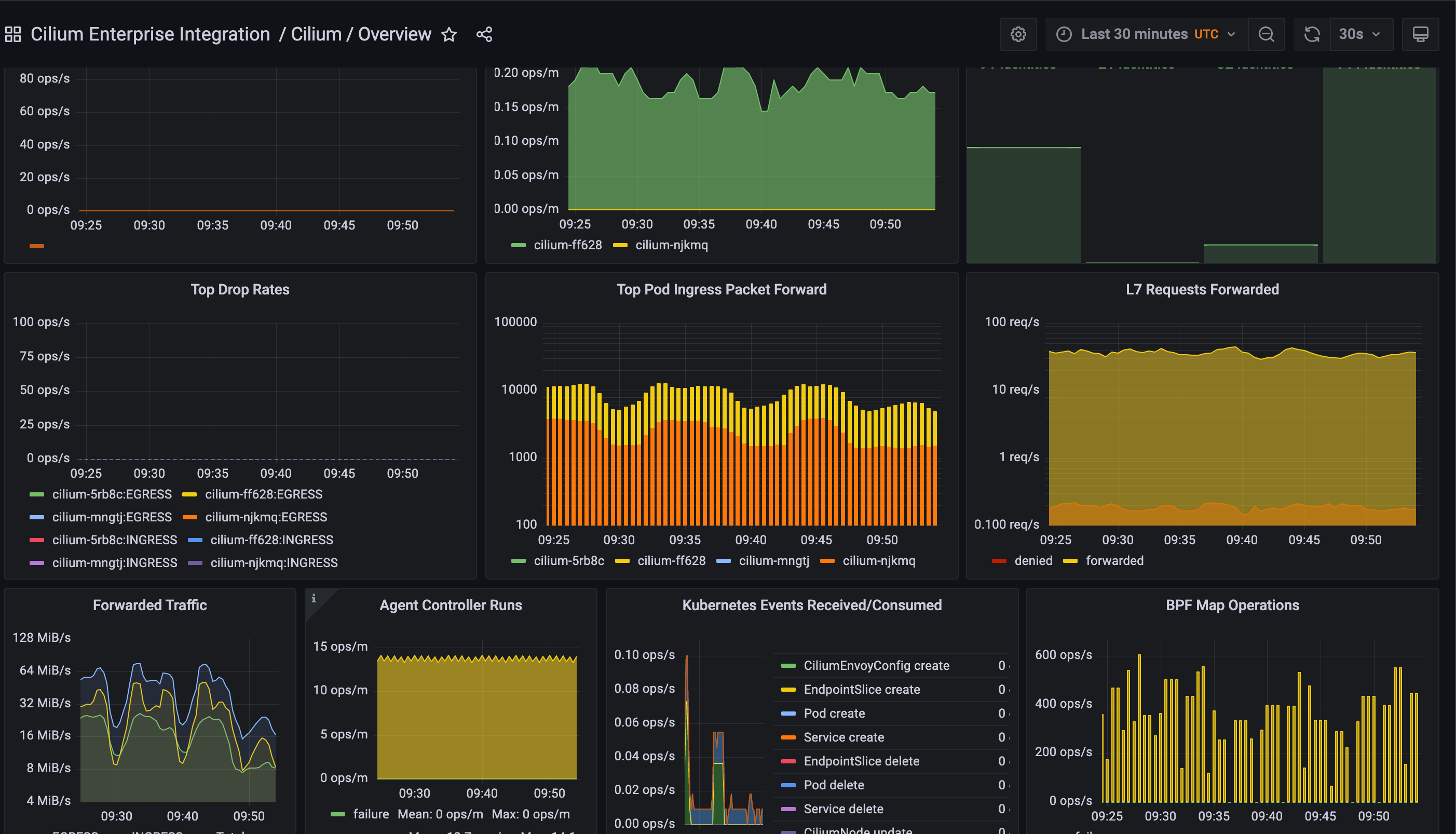
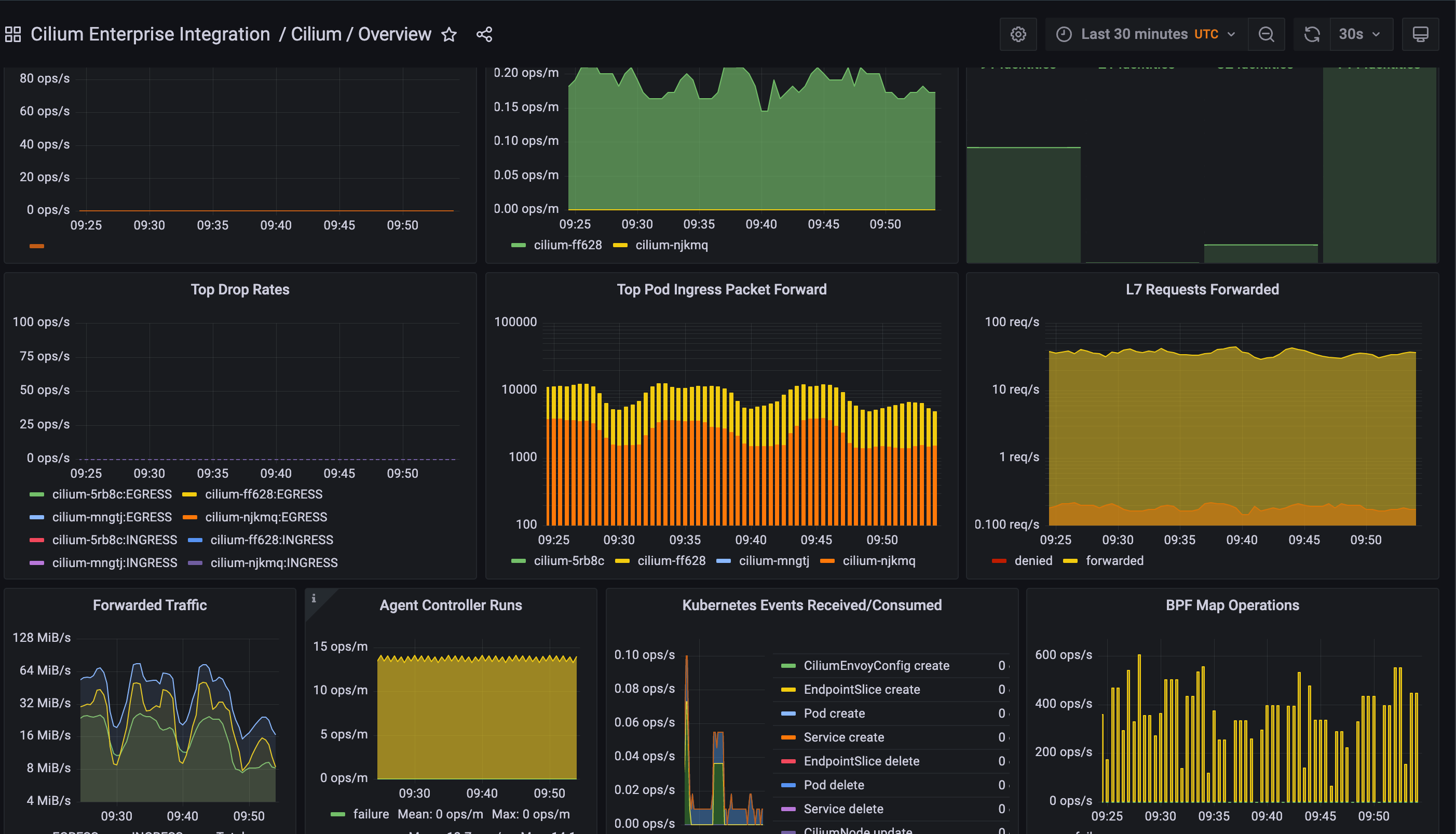
Cilium 概览
Cilium 概览 (2)
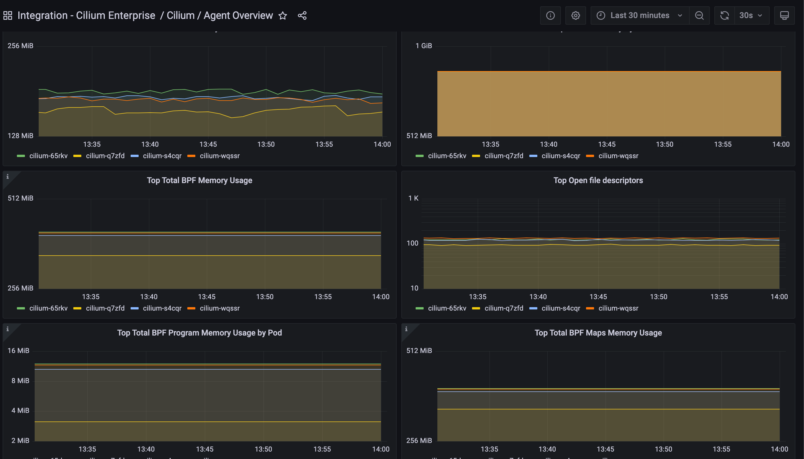
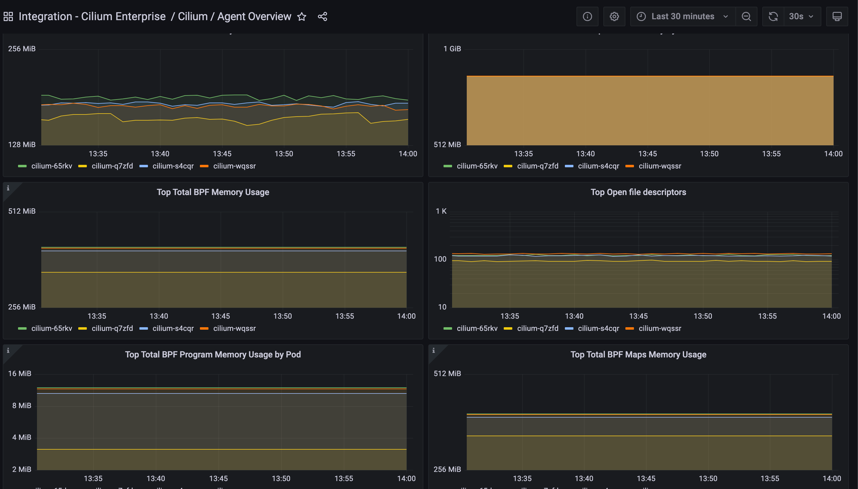
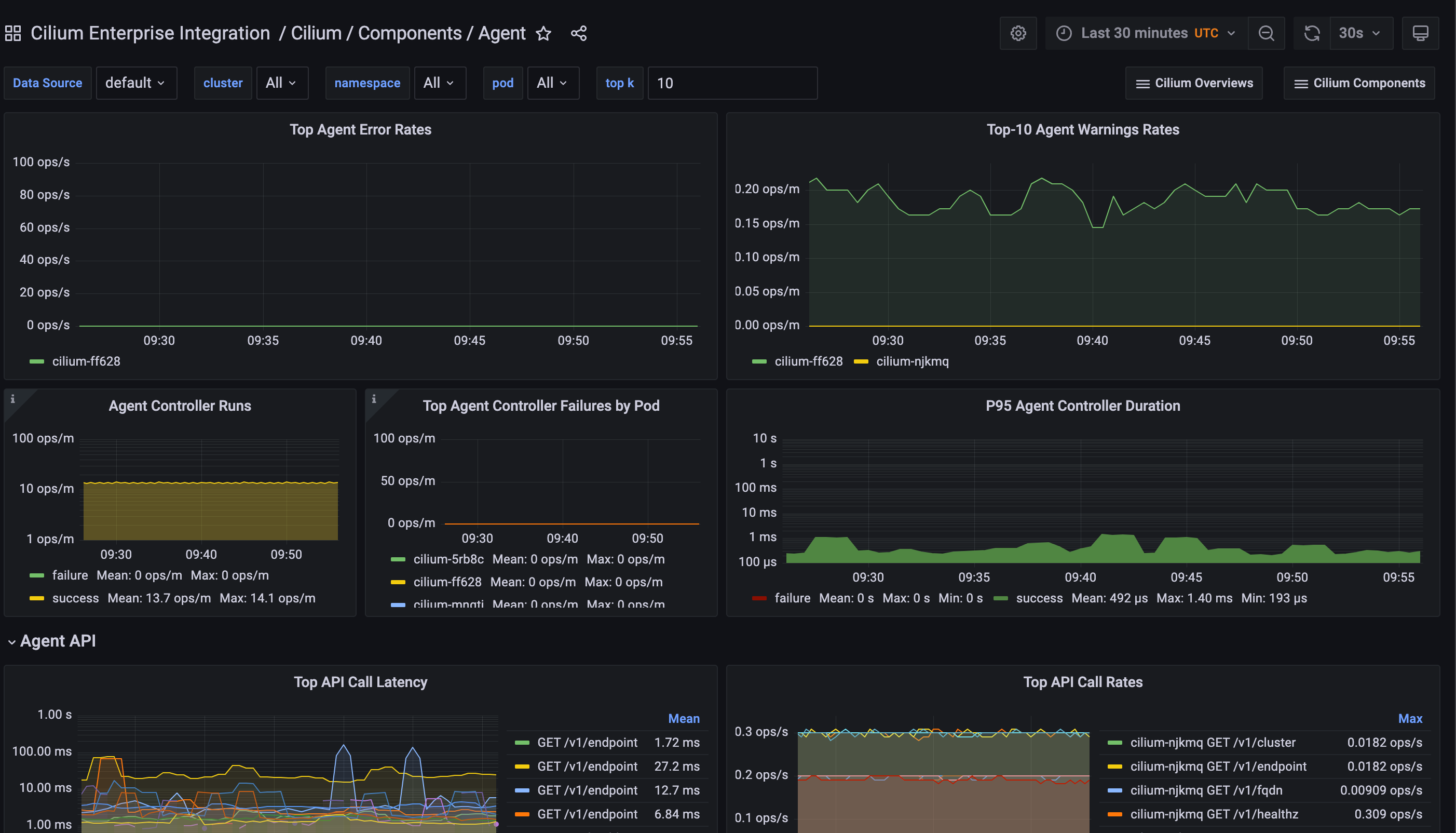
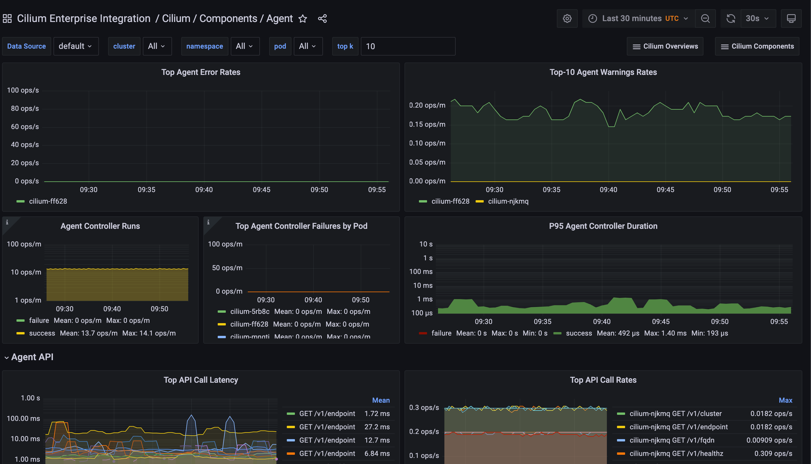
Cilium Agent 概览
Cilium Agent 概览 (2)
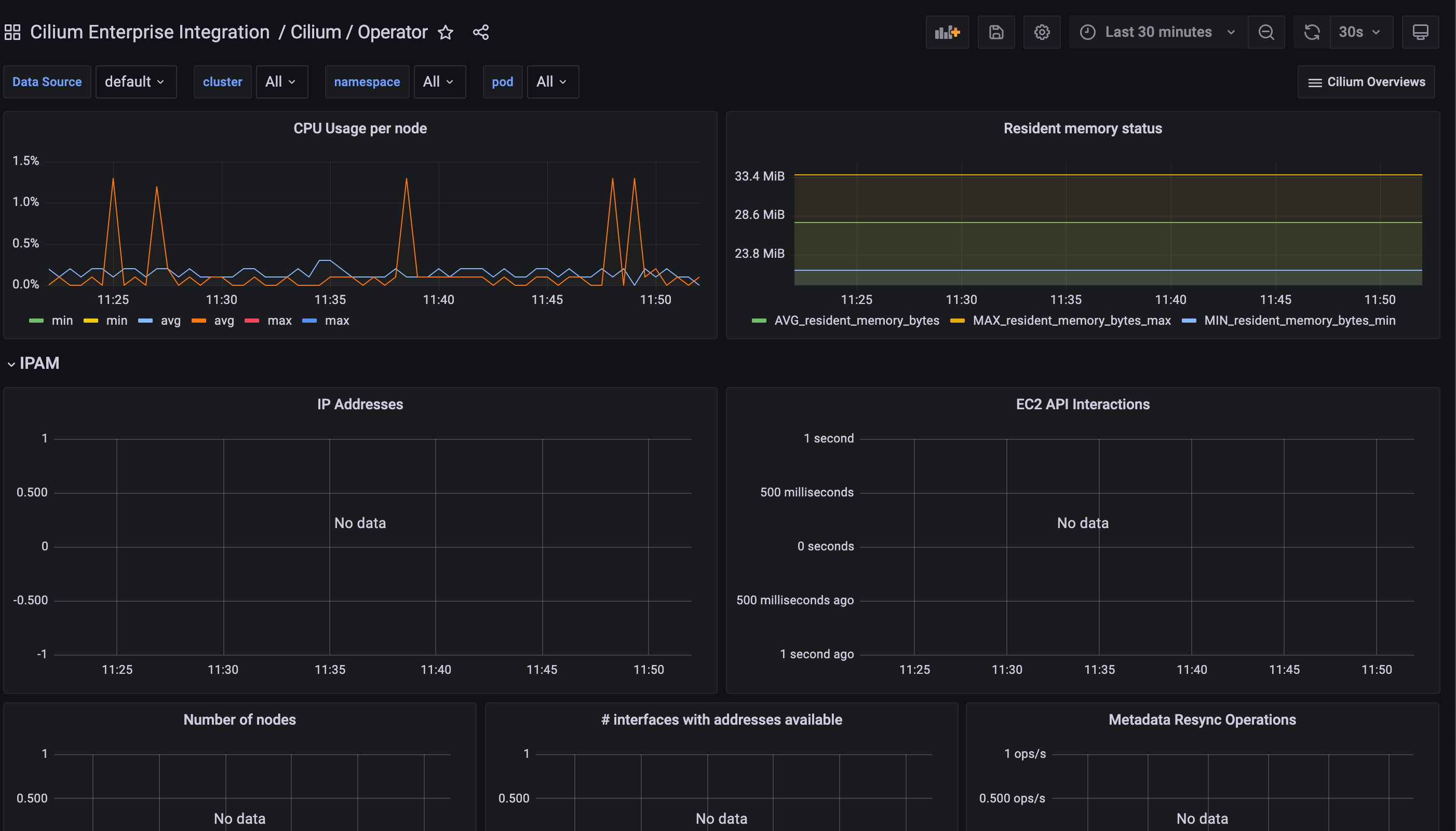
Cilium Operator 概览
Cilium Operator 概览 (2)
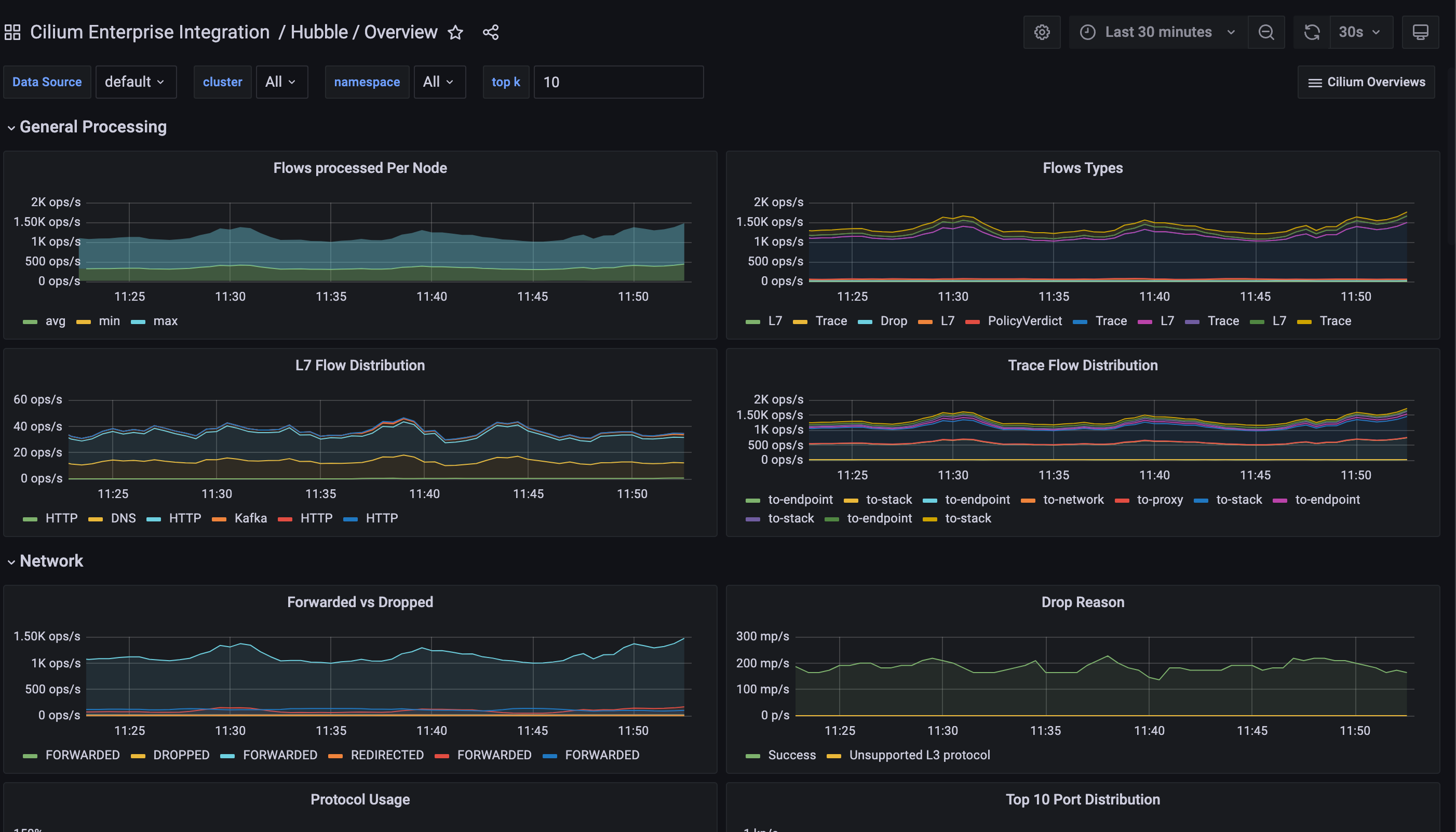
Hubble 概览
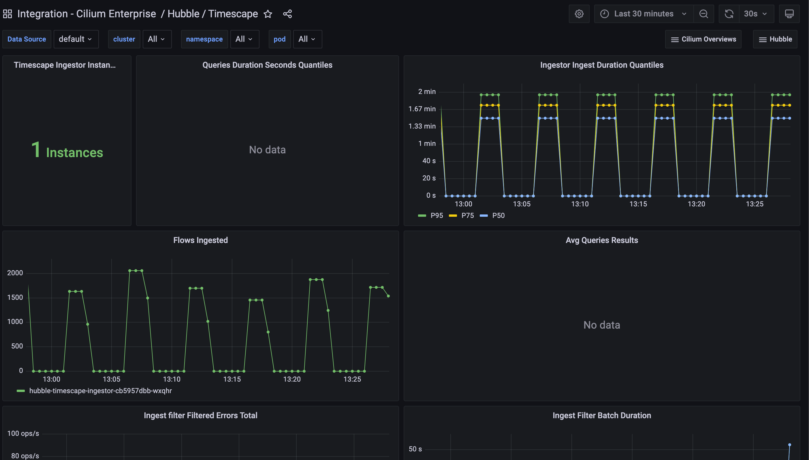
Hubble Timescape
Cilium Agent - 元监控
Cilium Agent - 元监控 (2)
通过以下简单步骤开始
- 创建免费账户 或 联系我们获取 Grafana Enterprise 许可 以便在您自己的基础设施上运行。
- 在 Grafana 中将数据源连接到 Cilium Enterprise。
- 在 Grafana 中探索和可视化您的 Cilium Enterprise 数据!
需要自行管理?
通过以下简单步骤开始
- 创建免费账户 或 联系我们获取 Grafana Enterprise 许可 以便在您自己的基础设施上运行。
- 在 Grafana 中将数据源连接到 Cilium Enterprise。
- 在 Grafana 中探索和可视化您的 Cilium Enterprise 数据!
需要自行管理?
通过以下简单步骤开始
- 前往您的 Grafana 账户门户,立即开始!
- 运行一行命令安装 Grafana Agent
- 就是这样!您将立即看到针对 Cilium Enterprise 监控量身定制的预构建 Grafana 仪表盘和告警!
通过以下简单步骤开始
- 安装 Cilium Enterprise 插件 以开始。
- 在 Grafana 中将数据源连接到 Cilium Enterprise。
- 在 Grafana 中探索和可视化您的 Cilium Enterprise 数据!
通过以下简单步骤开始
- 安装 Cilium Enterprise 插件 以开始。
- 在 Grafana 中将数据源连接到 Cilium Enterprise。
- 在 Grafana 中探索和可视化您的 Cilium Enterprise 数据!
通过以下简单步骤开始
- 安装 Cilium Enterprise 插件 以开始。
- 在 Grafana 中将数据源连接到 Cilium Enterprise。
- 在 Grafana 中探索和可视化您的 Cilium Enterprise 数据!
通过以下简单步骤开始
- 创建免费账户 或 联系我们获取 Grafana Enterprise 许可 以便在您自己的基础设施上运行。
- 在 Grafana 中将数据源连接到 Cilium Enterprise。
- 在 Grafana 中探索和可视化您的 Cilium Enterprise 数据!
需要自行管理?










