
使用 Grafana 轻松监控 Catchpoint
通过 Grafana Cloud 的开箱即用监控解决方案,轻松监控您的 Catchpoint 部署,这是一个用于实时洞察网站、应用和基础设施性能与可用性的数字体验监控平台。Grafana Cloud 的永久免费层包含 3 个用户和最多 1 万个指标时间序列,以支持您的监控需求。
Catchpoint 概览
Catchpoint 概览(连接性)
按测试分类的 Catchpoint Web 性能
按测试分类的 Catchpoint Web 性能(网络)
按节点分类的 Catchpoint Web 性能
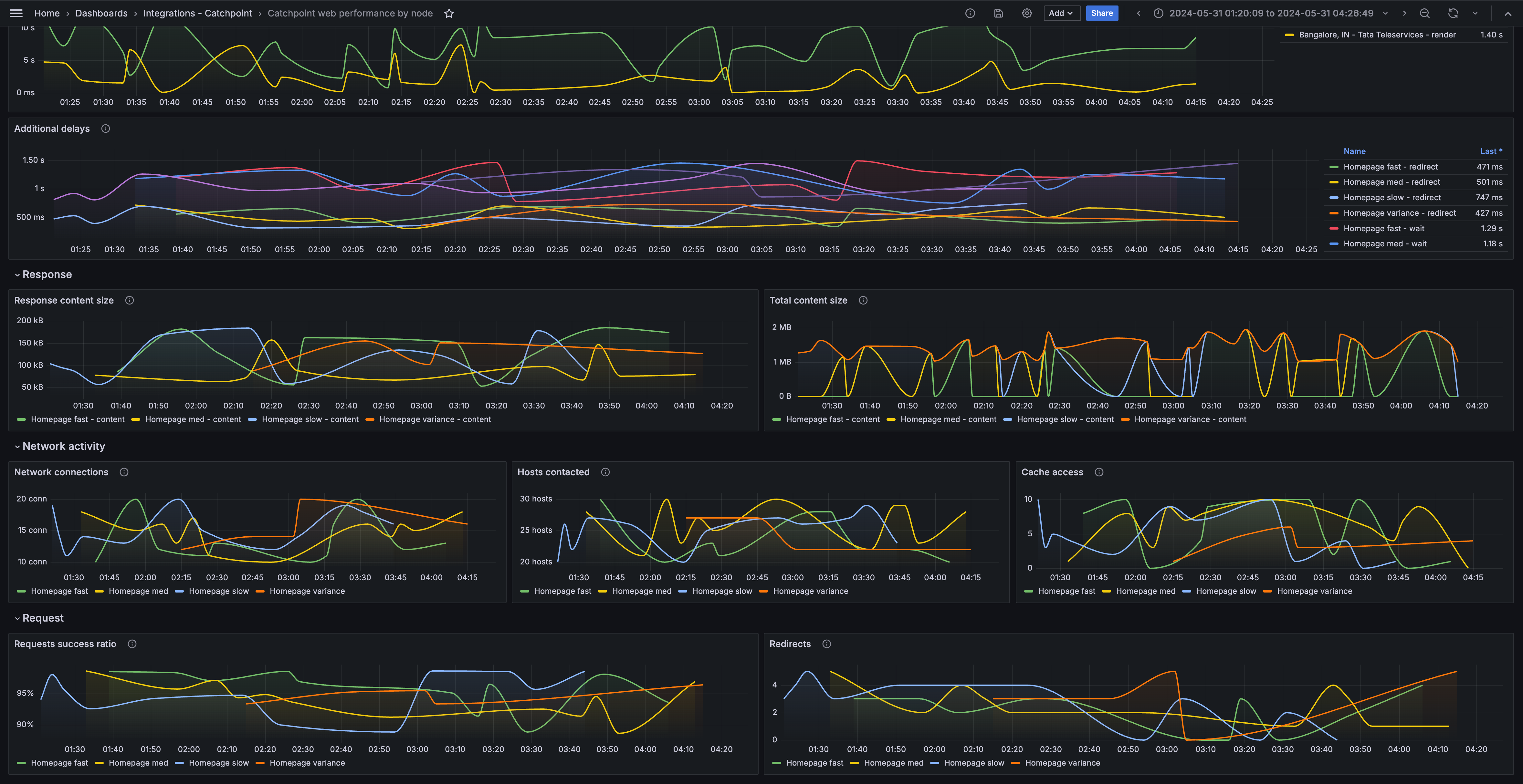
按节点分类的 Catchpoint Web 性能(网络)
通过以下简单步骤开始
- 创建免费帐户 或 联系我们获取 Grafana Enterprise 许可证 以便在您自己的基础设施上运行。
- 在 Grafana 中将数据源连接到 Catchpoint。
- 在 Grafana 中探索和可视化您的 Catchpoint 数据!
需要自托管?
通过以下简单步骤开始
- 创建免费帐户 或 联系我们获取 Grafana Enterprise 许可证 以便在您自己的基础设施上运行。
- 在 Grafana 中将数据源连接到 Catchpoint。
- 在 Grafana 中探索和可视化您的 Catchpoint 数据!
需要自托管?
通过以下简单步骤开始
- 前往您的 Grafana Account Portal,立即开始!
- 运行一行命令安装 Grafana Agent
- 就是这样!您将立即看到为监控 Catchpoint 定制的预构建 Grafana 仪表盘和告警!
通过以下简单步骤开始
- 安装 Catchpoint 插件 以开始使用。
- 在 Grafana 中将数据源连接到 Catchpoint。
- 在 Grafana 中探索和可视化您的 Catchpoint 数据!
通过以下简单步骤开始
- 安装 Catchpoint 插件 以开始使用。
- 在 Grafana 中将数据源连接到 Catchpoint。
- 在 Grafana 中探索和可视化您的 Catchpoint 数据!
通过以下简单步骤开始
- 安装 Catchpoint 插件 以开始使用。
- 在 Grafana 中将数据源连接到 Catchpoint。
- 在 Grafana 中探索和可视化您的 Catchpoint 数据!
通过以下简单步骤开始
- 创建免费帐户 或 联系我们获取 Grafana Enterprise 许可证 以便在您自己的基础设施上运行。
- 在 Grafana 中将数据源连接到 Catchpoint。
- 在 Grafana 中探索和可视化您的 Catchpoint 数据!
需要自托管?






