使用 Grafana 轻松监控 Asterisk
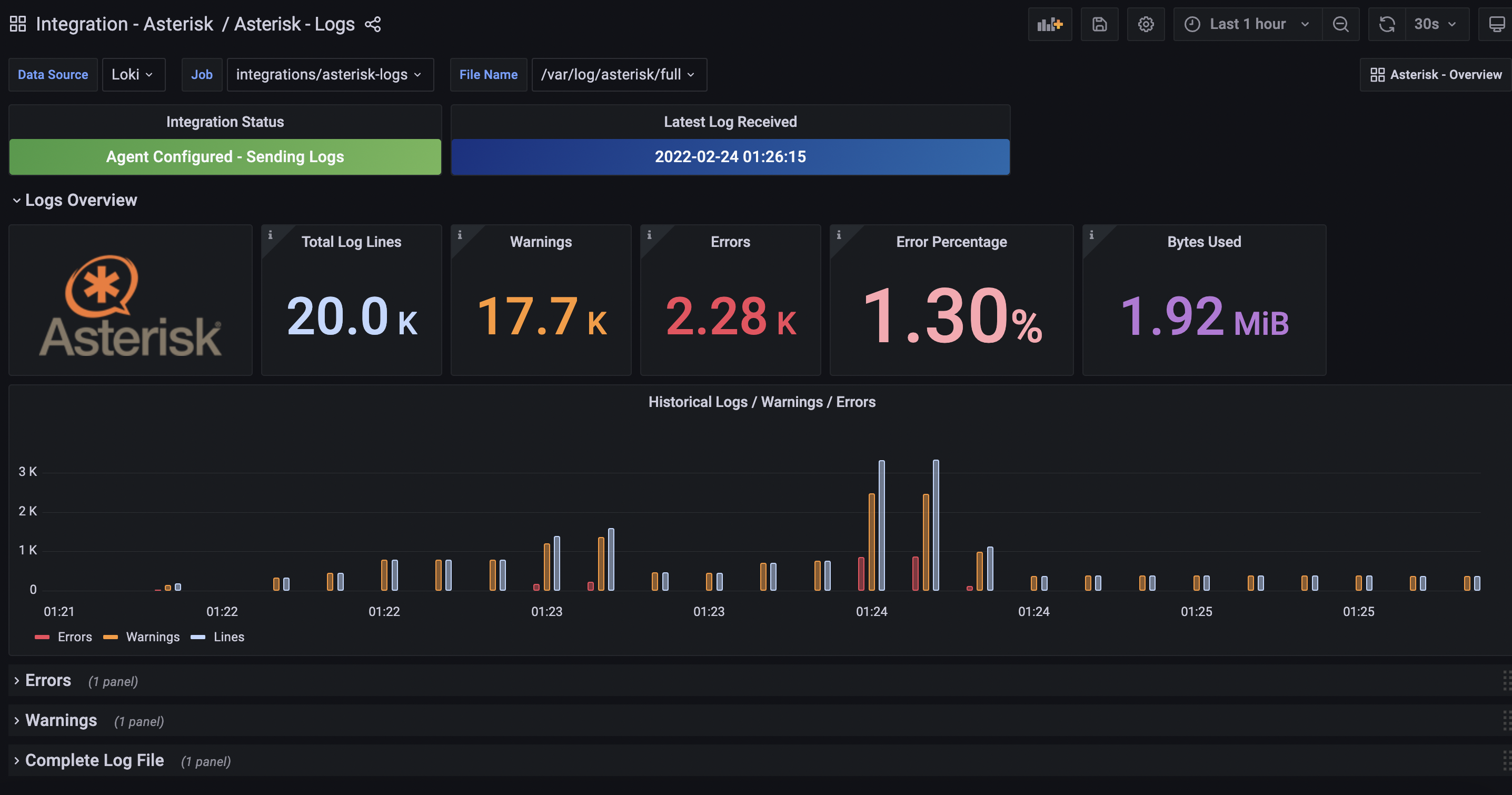
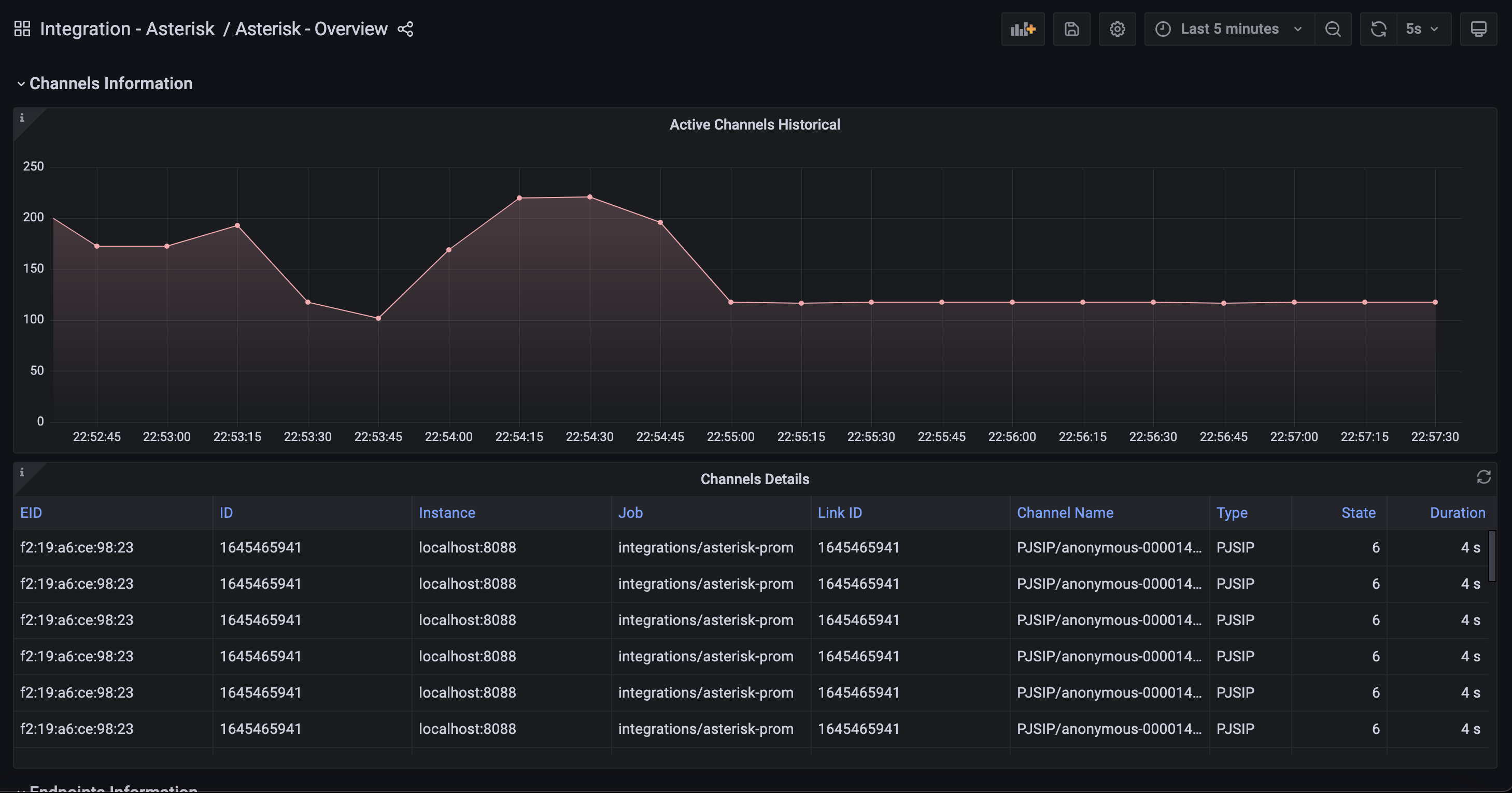
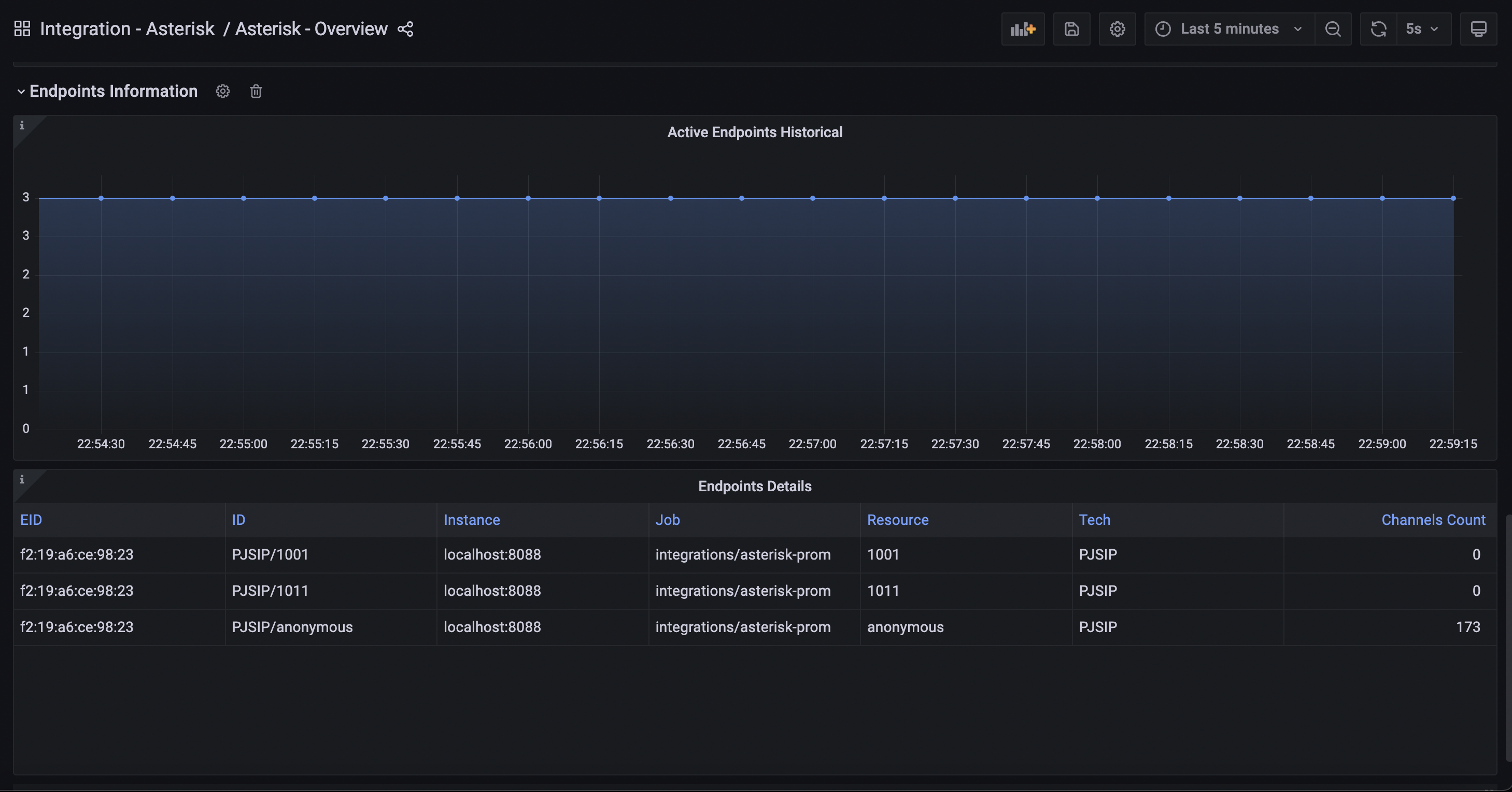
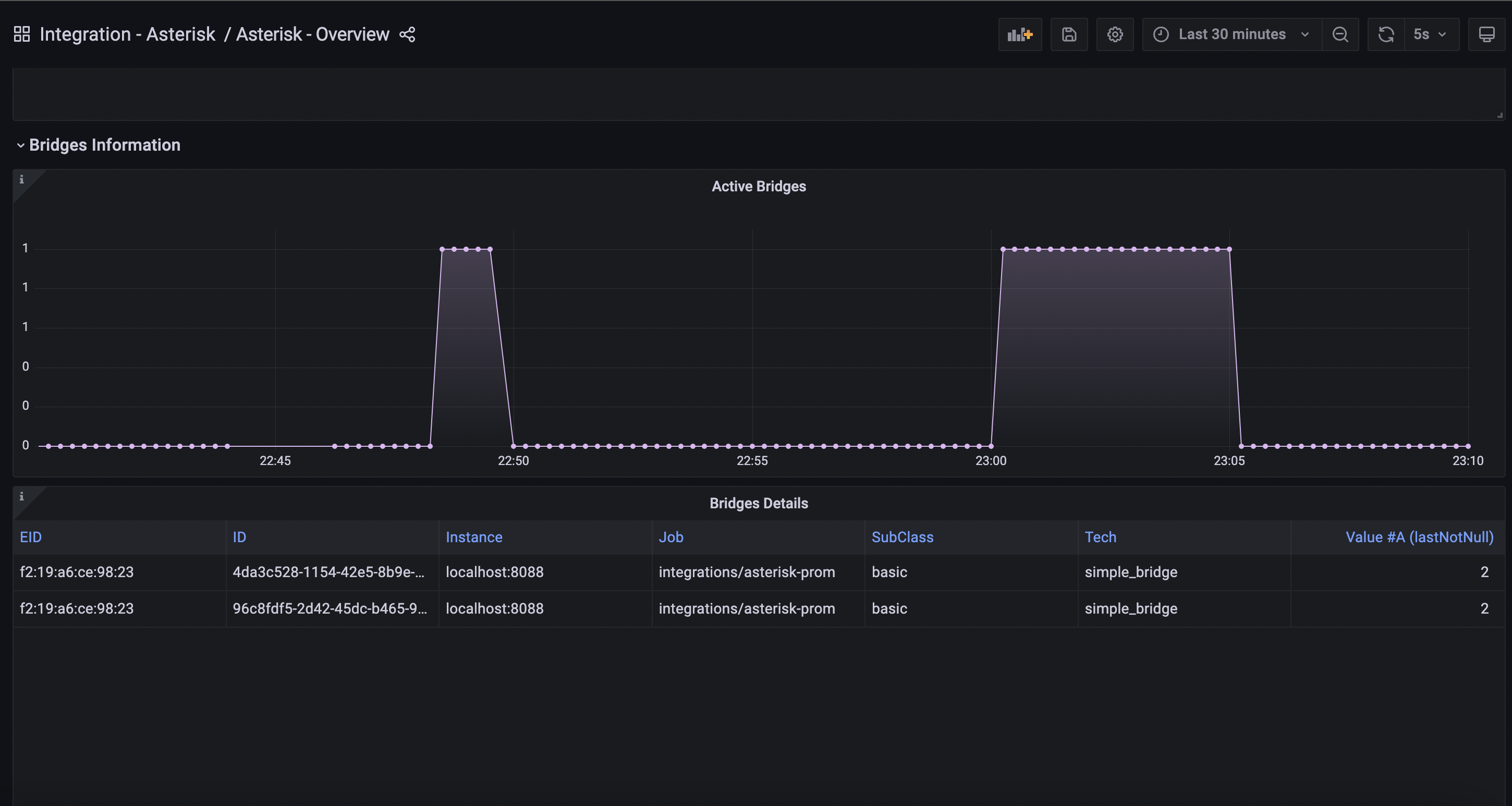
使用 Grafana Cloud 开箱即用的监控解决方案轻松监控您的 Asterisk 部署(用于构建通信应用的开源框架)。Grafana Cloud 永久免费套餐包含 3 个用户和多达 1 万个指标序列,可满足您的监控需求。
通过以下简单步骤开始使用
- 创建免费账户 或 联系我们获取 Grafana Enterprise 许可 以在您的基础设施上运行。
- 在 Grafana 中将数据源连接到 Asterisk。
- 在 Grafana 中探索和可视化您的 Asterisk 数据!
需要自行管理?
通过以下简单步骤开始使用
- 创建免费账户 或 联系我们获取 Grafana Enterprise 许可 以在您的基础设施上运行。
- 在 Grafana 中将数据源连接到 Asterisk。
- 在 Grafana 中探索和可视化您的 Asterisk 数据!
需要自行管理?
通过以下简单步骤开始使用
- 前往您的 Grafana 账户门户,立即开始!
- 运行一行命令安装 Grafana Agent
- 就这样!您将立即看到针对 Asterisk 监控量身定制的预构建 Grafana 仪表盘和告警!
通过以下简单步骤开始使用
- 创建免费账户 或 联系我们获取 Grafana Enterprise 许可 以在您的基础设施上运行。
- 在 Grafana 中将数据源连接到 Asterisk。
- 在 Grafana 中探索和可视化您的 Asterisk 数据!
需要自行管理?









