
使用 Grafana 轻松监控 Apache HTTP 服务器
使用 Grafana Cloud 开箱即用的监控解决方案,轻松监控 Apache HTTP Server,这是一个用于包括 UNIX 和 Windows 在内现代操作系统的开源 HTTP 服务器。 Grafana Cloud 永久免费套餐包含 3 位用户和高达 1 万条指标系列,以满足您的监控需求。
Grafana Cloud 的 Apache HTTP Server 集成
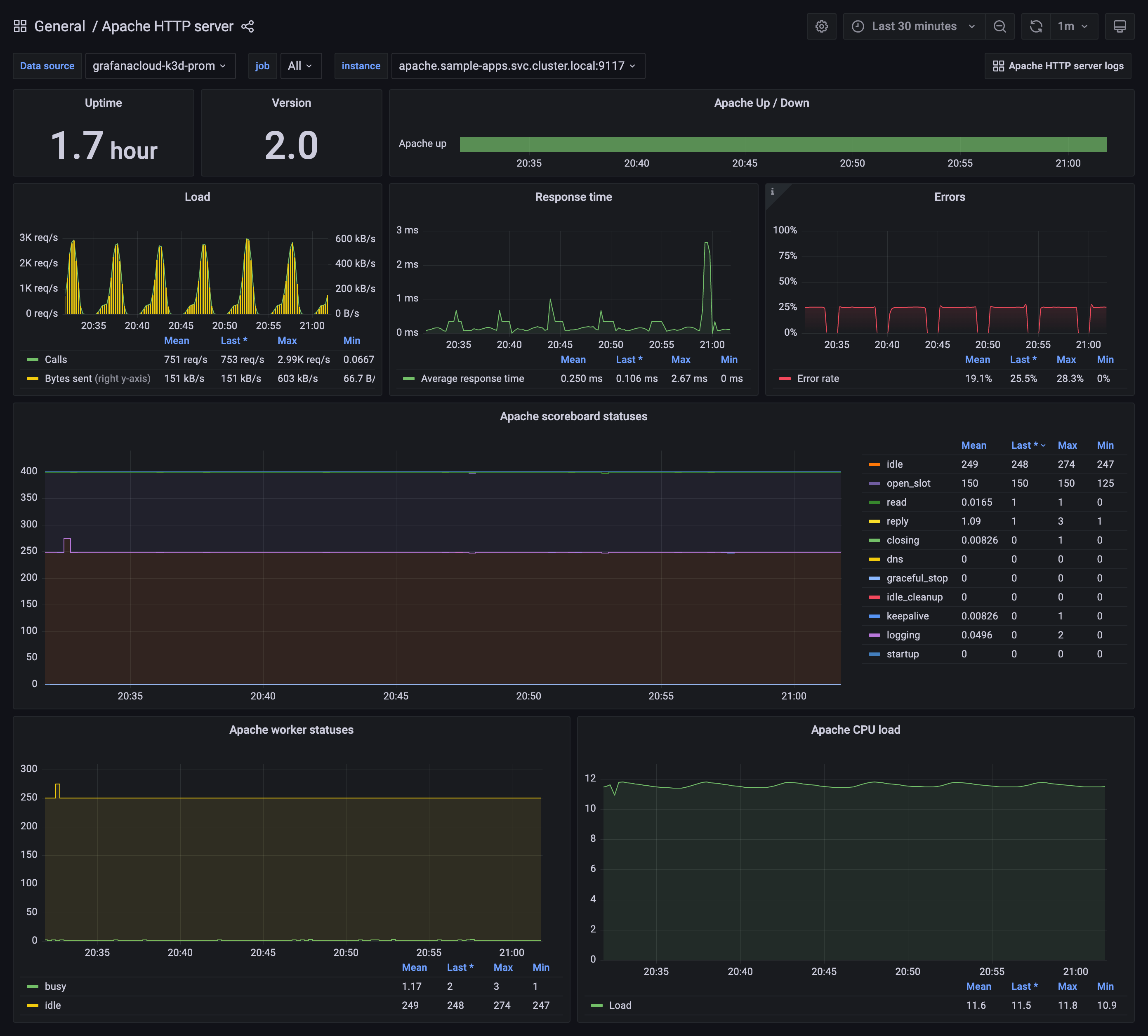
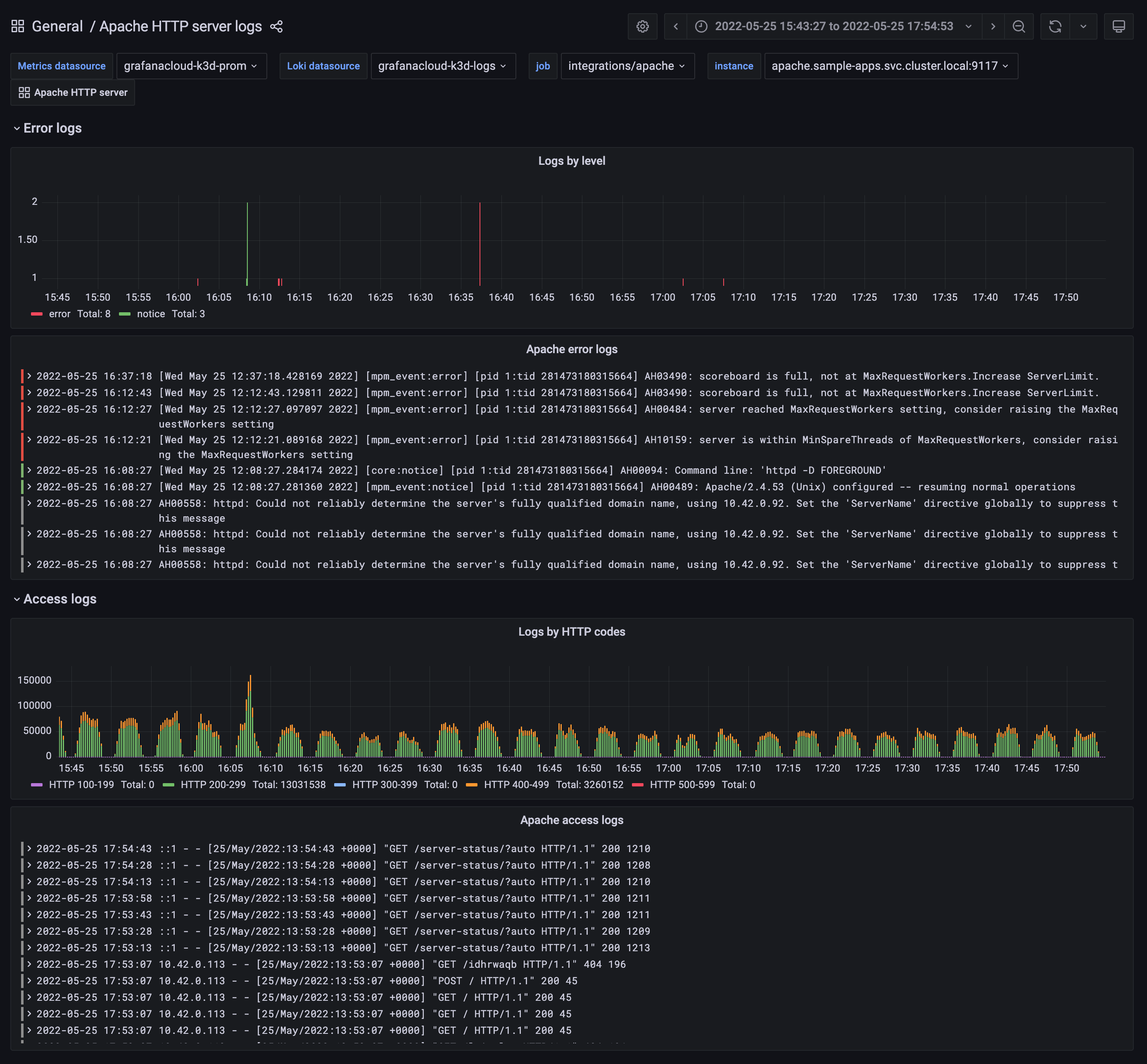
Grafana Cloud 的 Apache HTTP Server 集成提供对 Apache HTTP 服务器的详细监控。 它包含预配置的仪表盘和告警,用于监控每秒请求数、响应时间、错误率等关键性能指标。 此集成可帮助您快速识别和解决性能问题,确保服务器的最佳运行。
设置集成需要在服务器上安装 Grafana Alloy 以收集指标并将其发送到 Grafana Cloud。 这个简化的过程有助于实现高效监控。


