使用 Grafana 轻松监控 Apache HBase
使用 Grafana Cloud 的开箱即用监控解决方案,轻松监控您的 Apache HBase(一个开源非关系型分布式数据库)部署。Grafana Cloud 永久免费套餐包含 3 个用户和多达 1 万个指标序列,可满足您的监控需求。
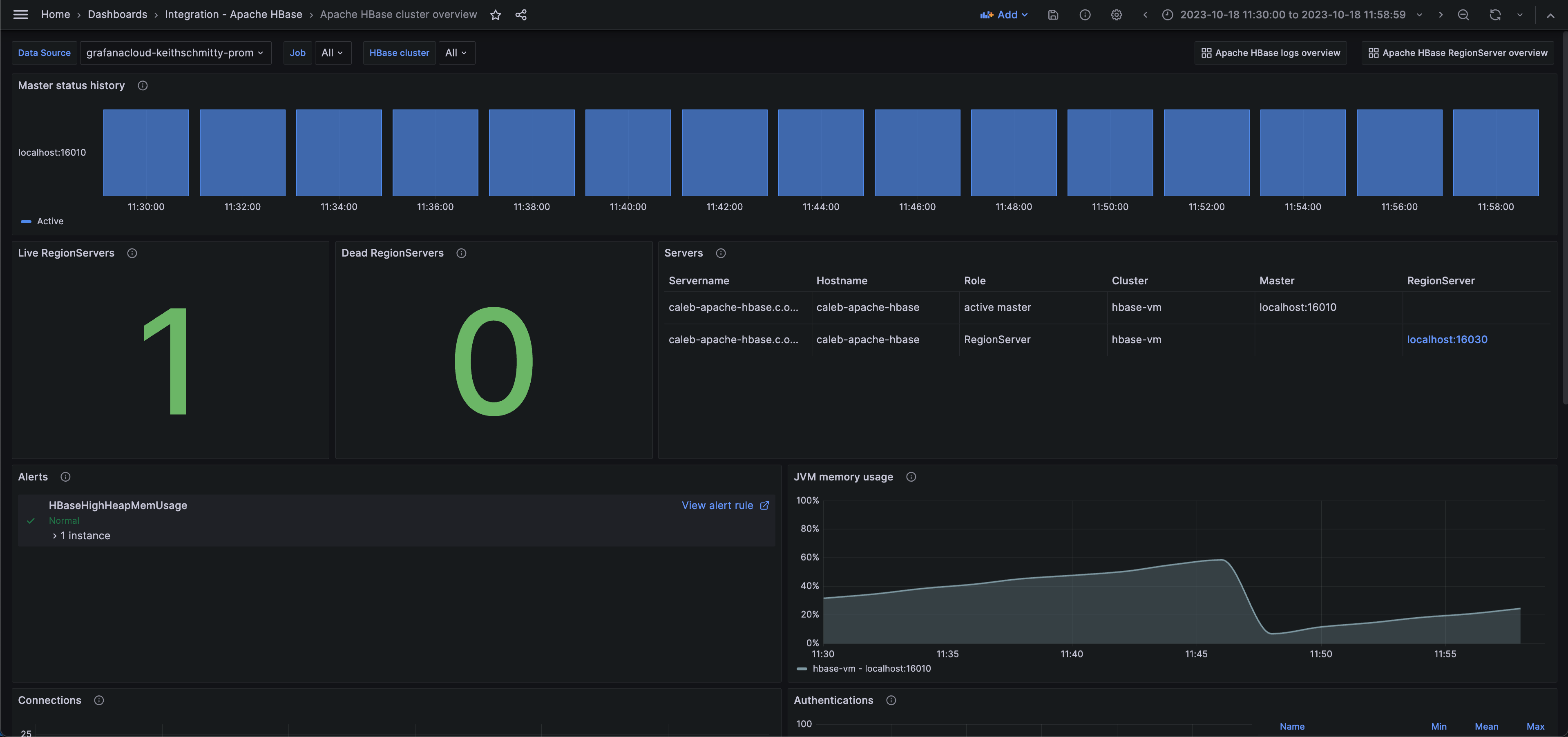
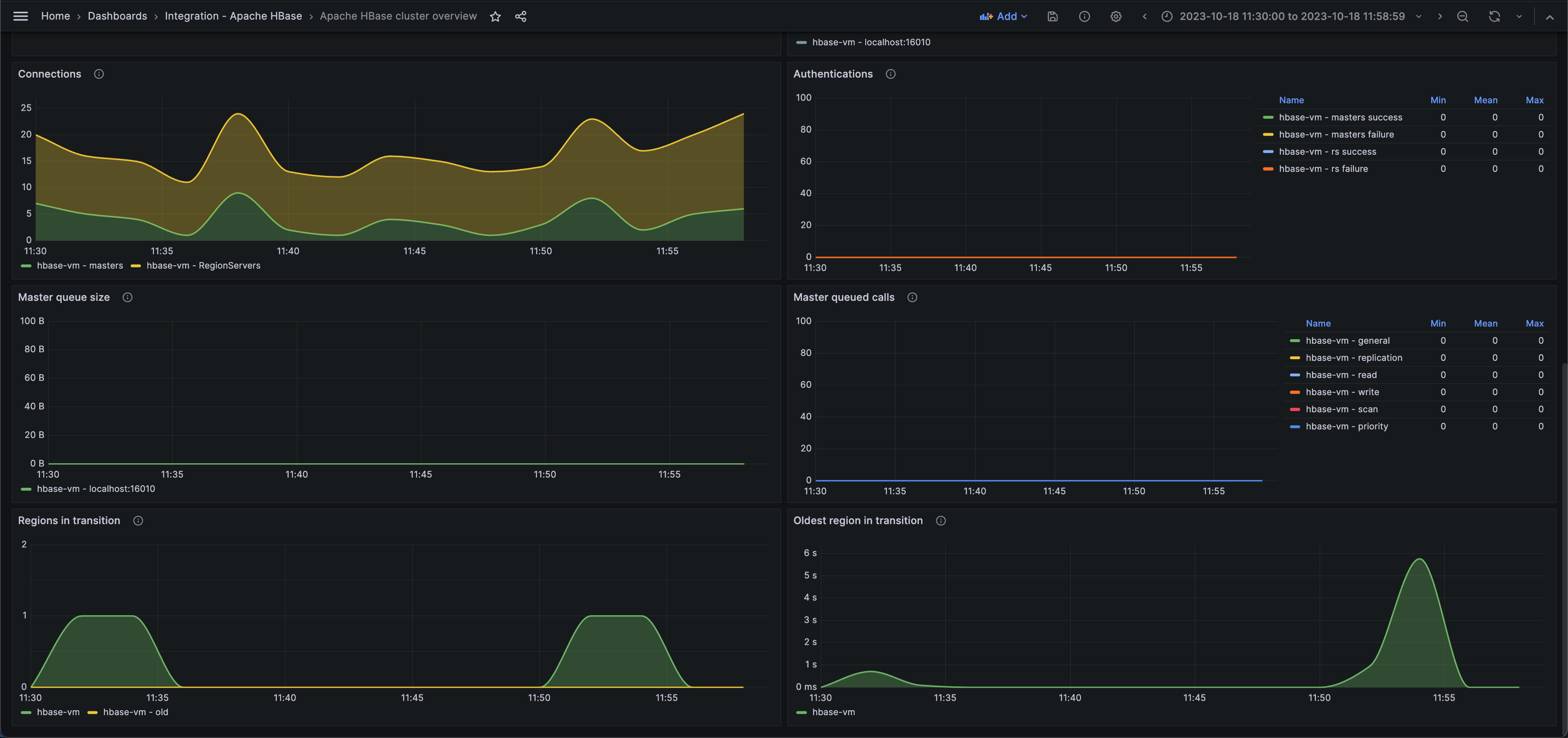
Apache HBase 集群概览(状态)
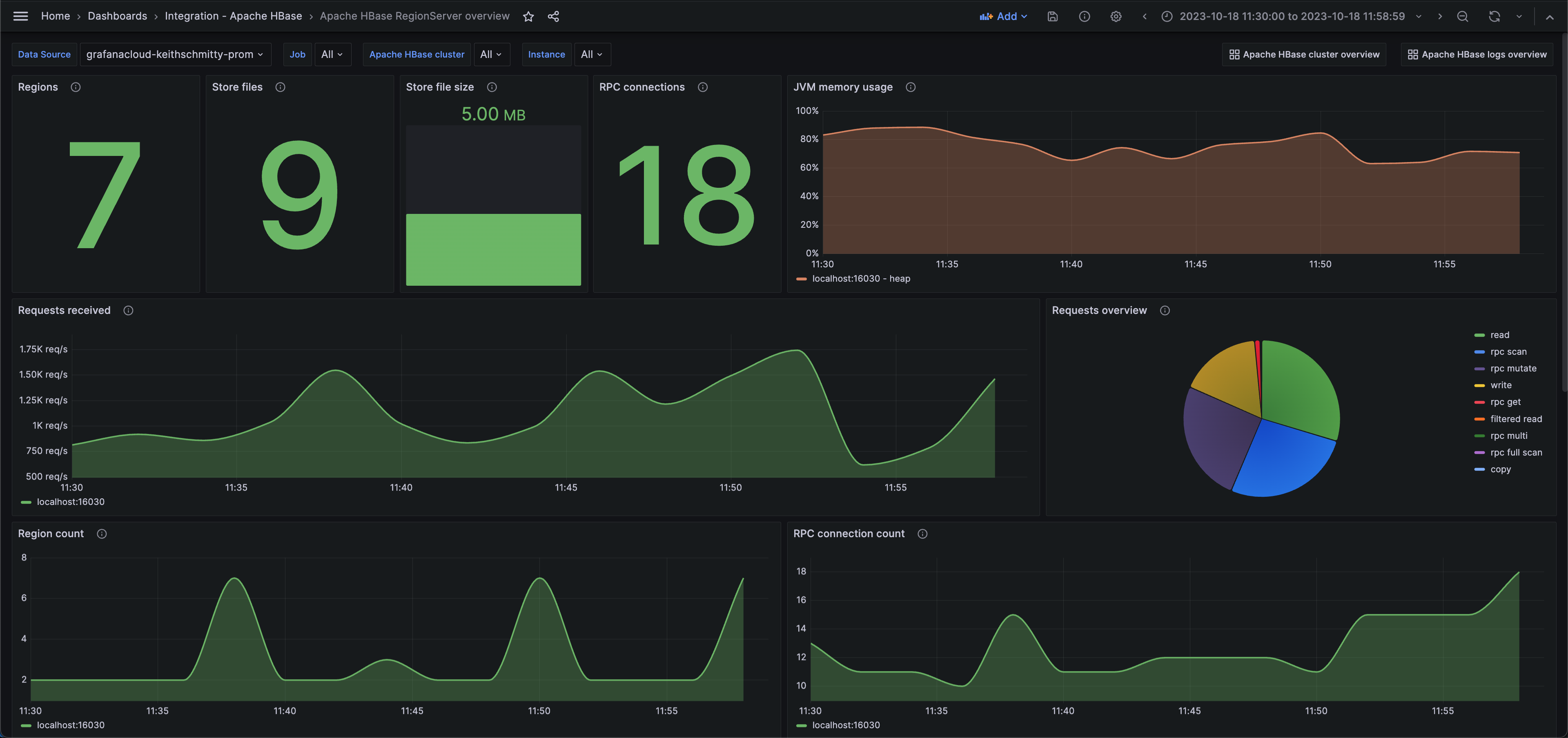
Apache HBase RegionServer 概览(性能)
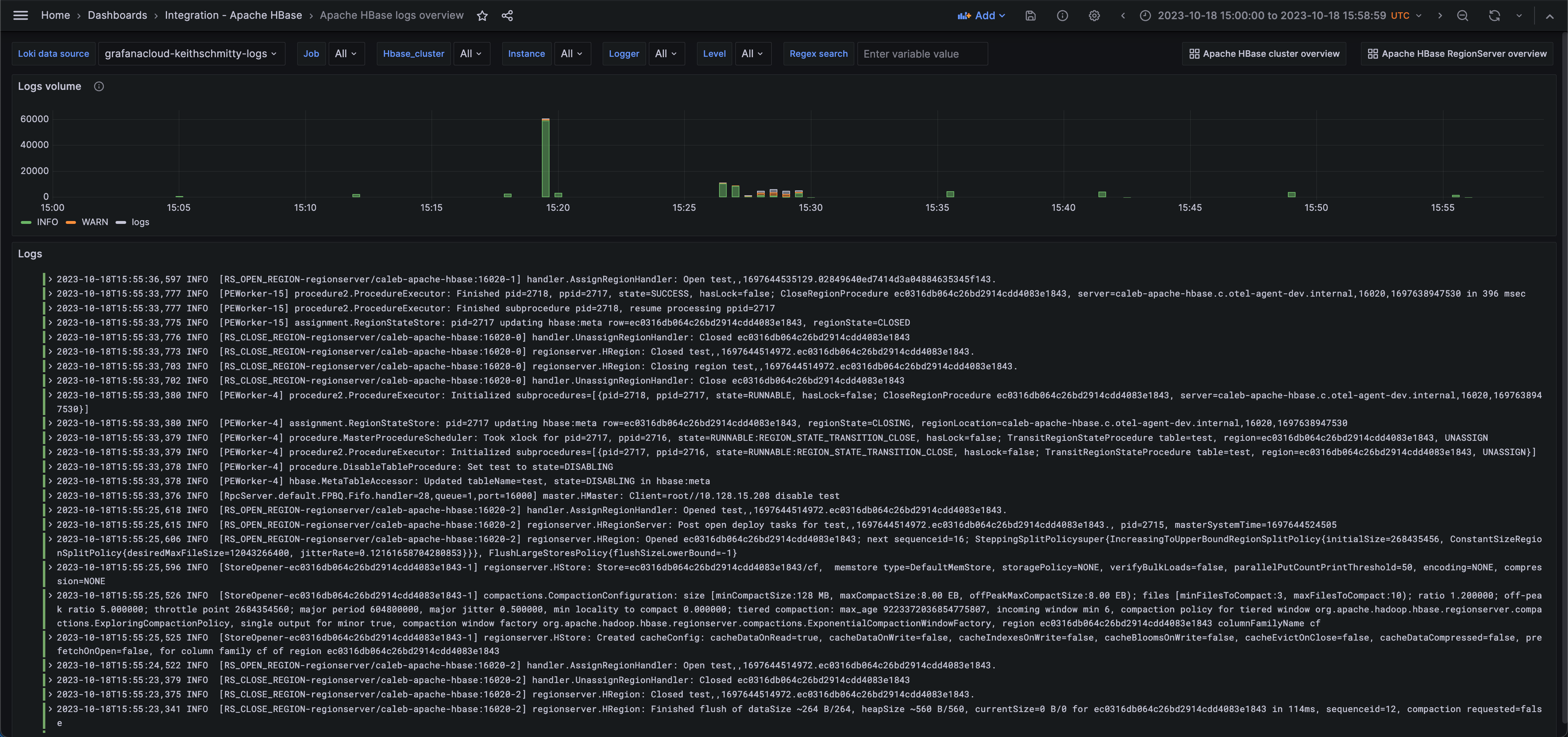
Apache HBase 日志概览
Apache HBase 集群概览(主节点)
Apache HBase RegionServer 概览(请求)
Apache HBase RegionServer 概览(操作)
通过以下简单步骤开始
需要自行管理?
通过以下简单步骤开始
需要自行管理?
通过以下简单步骤开始
- 前往您的 Grafana 账户门户,立即开始!
- 运行一行命令安装 Grafana Agent
- 就是这样!您将立即看到为监控 Apache HBase 量身定制的预建 Grafana 仪表盘和告警!
通过以下简单步骤开始
- 安装 Apache HBase 插件开始使用。
- 在 Grafana 中将数据源连接到 Apache HBase。
- 在 Grafana 中探索和可视化您的 Apache HBase 数据!
通过以下简单步骤开始
- 安装 Apache HBase 插件开始使用。
- 在 Grafana 中将数据源连接到 Apache HBase。
- 在 Grafana 中探索和可视化您的 Apache HBase 数据!
通过以下简单步骤开始
- 安装 Apache HBase 插件开始使用。
- 在 Grafana 中将数据源连接到 Apache HBase。
- 在 Grafana 中探索和可视化您的 Apache HBase 数据!






