使用 Grafana 轻松监控 Apache Cassandra
使用 Grafana Cloud 的开箱即用监控解决方案,轻松监控您部署的流行的开源 NoSQL 分布式数据库 Apache Cassandra。Grafana Cloud 永久免费套餐包含 3 个用户和高达 1 万系列指标,以支持您的监控需求。
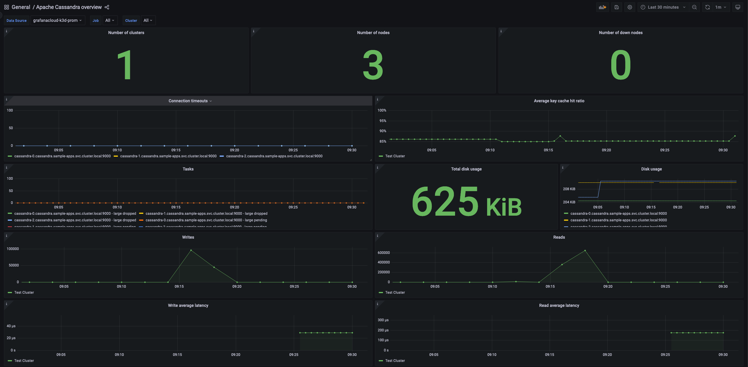
Apache Cassandra 概述 1
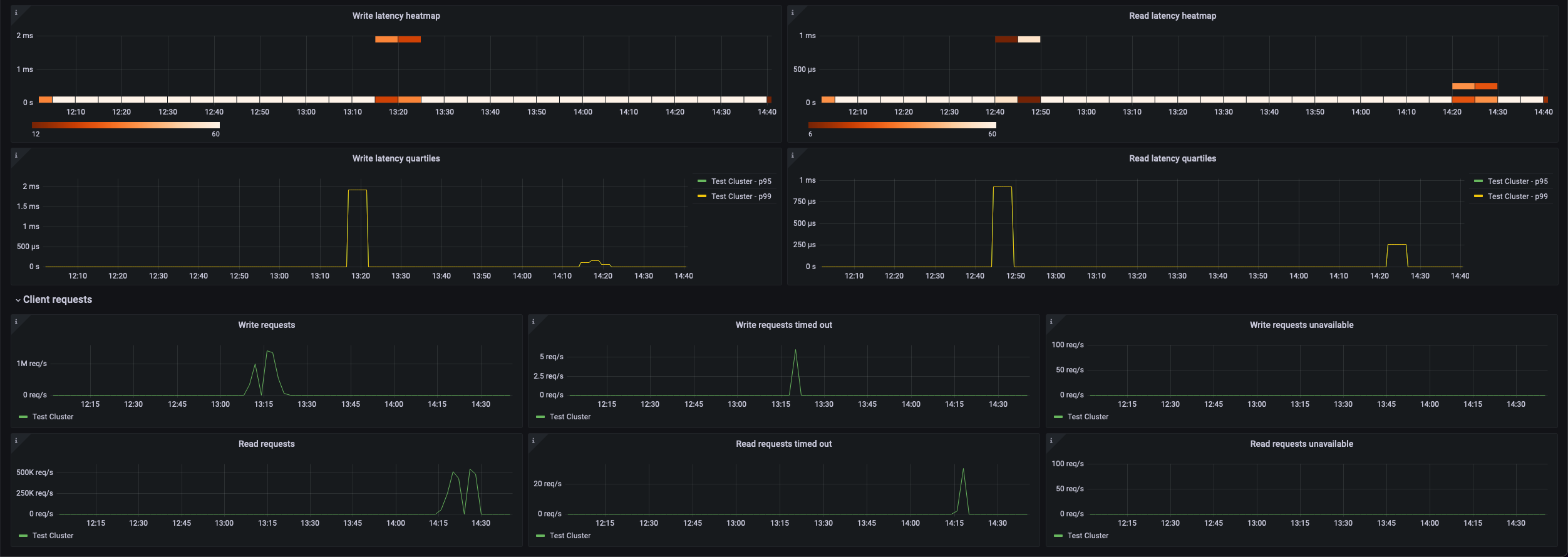
Apache Cassandra 概述 2
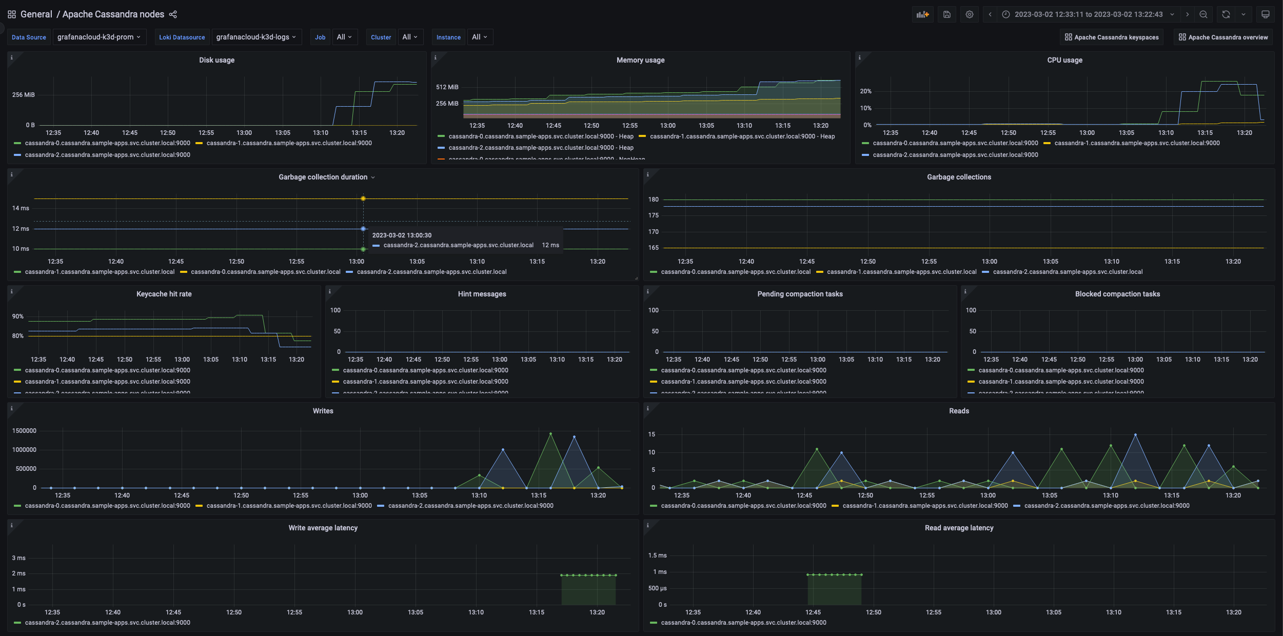
Apache Cassandra 节点 1
Apache Cassandra 节点 2
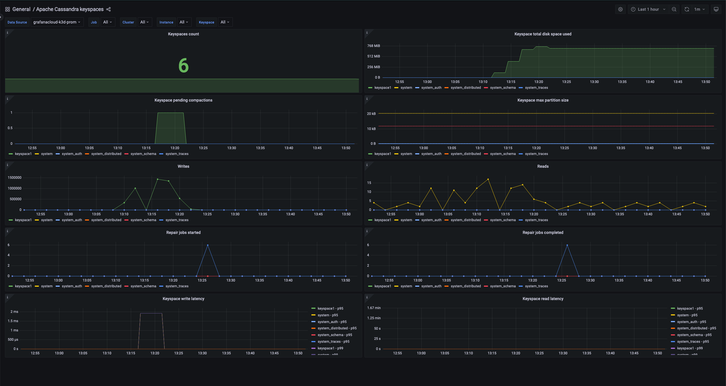
Apache Cassandra Keyspace
按照这些简单步骤开始
需要自托管?
按照这些简单步骤开始
需要自托管?
按照这些简单步骤开始
- 前往您的 Grafana 账户门户,立即开始!
- 运行一行命令安装 Grafana Agent
- 就是这样!您将立即看到专为监控 Apache Cassandra 定制的预构建 Grafana 仪表板和警报!
按照这些简单步骤开始
- 安装 Apache Cassandra 插件 以开始使用。
- 在 Grafana 中将数据源连接到 Apache Cassandra。
- 在 Grafana 中探索和可视化您的 Apache Cassandra 数据!
按照这些简单步骤开始
- 安装 Apache Cassandra 插件 以开始使用。
- 在 Grafana 中将数据源连接到 Apache Cassandra。
- 在 Grafana 中探索和可视化您的 Apache Cassandra 数据!
按照这些简单步骤开始
- 安装 Apache Cassandra 插件 以开始使用。
- 在 Grafana 中将数据源连接到 Apache Cassandra。
- 在 Grafana 中探索和可视化您的 Apache Cassandra 数据!





